SQL Server
1) Information
Instance Detail Slide(SQL Server)의 Information을 확인하는 화면입니다.

| 순번 | 항목 | 내용 |
|---|---|---|
| 1 | Agent | Agent 정보를 보여줍니다. Instance Name : Instance 이름 Agent Version : Agent 버전 Instance Group Name : exemONE에 등록 된 Instance 그룹 이름 DB Version : DBMS 버전 Boot Time : Agent가 기동 된 Time Uptime : Agent가 실행되고 난 후부터 지금까지의 Time(일) |
| 2 | Machine | Machine 정보를 보여줍니다. Host Name : Machine의 호스트 이름 Host IP : Machine의 호스트 IP OS : Machine의 운영체제 정보 Kernel Version : Machine의 커넬 버전 |
| 3 | Environment | Environment 정보를 보여줍니다. |
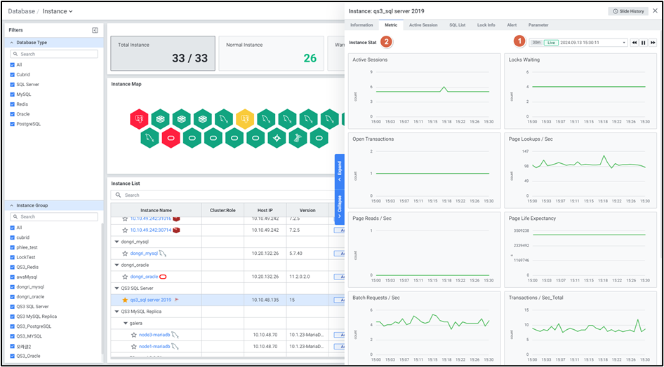
2) Metric
Instance Detail Slide(SQL Server)의 Metric을 확인하는 화면입니다.

| 순번 | 항목 | 내용 |
|---|---|---|
| 1 | Global Time | 실시간을 포함한 최근 데이터를 모니터링합니다. Default 최근 5분 데이터를 보여줍니다. 13.4. Global Time 참고 |
| 2 | Instance Stat | Database 타입 SQL Server의 인스턴스 지표를 보여줍니다. Active Sessions : Active 세션 수 Locks Waiting : Lock 대기 세션 수 Open Transactions : 트랜잭션이 열려 있는 세션 수 Page Lookups / Sec : 초당 Logical 읽기 수 Page Reads / Sec : 초당 Logical 읽기 수 Page Life Expectancy : 페이지가 버퍼풀에 남아있는 시간 Batch Requests / Sec : 서버에 의해 수신 된 일괄처리 요청 수 Transactions / Sec_Total : 데이터베이스의 초당 트랜잭션 수 User Connections : 시스템에 연결된 사용자 수 Buffer Cache Hit Ratio : 버퍼캐시에서 찾은 페이지 비율 SQL Compilations / Sec : SQL 컴파일 횟수 |
3) Active Session
Instance Detail Slide(SQL Server)의 Active Session을 확인하는 화면입니다.

| 순번 | 항목 | 내용 |
|---|---|---|
| 1 | Help | Database 타입이 MySQL, PostgreSQL, SQL Server 인 경우 Active Session List 우측에 Help 아이콘![]() MySQL : Thread Data와 동일한 정보입니다. PostgreSQL : Active Backends Data와 동일한 정보입니다. SQL Server : Session Data와 동일한 정보입니다. |
| 2 | Filter | 필터 조건 따라 Active Session 목록을 보여줍니다. Or이나 And 조건으로 선택 가능합니다. |
| 3 | Multi Kill | 멀티 킬 버튼은 Default 비활성화 상태입니다. Grid에서 행을 체크한 뒤 |
| 4 | Get | |
| 5 | Option | 13.2. Default Monitoring 참고 |
| 6 | Active Session List | Active Session List을 Grid 형태로 보여줍니다. |
● Grid
| 순번 | 항목 | 내용 |
|---|---|---|
| 1 | Elapsed Time (sec) | 수행시간 (초) |
| 2 | Session ID | 세션 ID |
| 3 | SQL ID | SQL을 식별하는 엑셈 ID 값 |
| 4 | SQL Text | 수행한 SQL |
| 5 | ECID | 단일 프로세스 대신 작업하고 있는 하위 스레드를 고유하게 식별하는 데 사용하는 실행 컨텍스트 ID |
| 6 | Blocking Session ID | 요청을 차단하고 있는 세션 ID |
| 7 | Command Type | 실행 중인 명령 |
| 8 | Status | 프로세스 ID 상태 |
| 9 | Database Name | 데이터베이스 이름 |
| 10 | Object Name | 프로시저 등 오브젝트 명 |
| 11 | SQL Hash | 쿼리를 식별하는데 사용되는 이진 해시 값 |
| 12 | SQL Handle | 쿼리가 속하는 일괄처리 또는 저장 프로시저를 고유하게 식별하는 토큰 |
| 13 | Statement Start Offset | 현재 실행 중인 구문의 시작 위치를 바이트 단위로 나타낸 값 |
| 14 | Statement End Offset | 현재 실행 중인 구문의 종료 위치를 바이트 단위로 나타낸 값 |
| 15 | SQL Last Wait Type | 마지막 또는 현재 대기 유형의 이름 |
| 16 | SQL Wait Time (ms) | 대기 시간 |
| 17 | CPU Time (ms/s) | 요청에 사용되는 CPU 시간 |
| 18 | Logical Reads/s | 초당 논리적 읽기 수 |
| 19 | Physical Reads/s | 초당 물리적 읽기 수 |
| 20 | Program Name | 애플리케이션 프로그램 명 |
| 21 | Login Name | 로그인 명 |
| 22 | Tempdb Alloc | 현재 작업에서 Tempdb에 할당된 페이지 수 |
| 23 | Tempdb Dealloc | 현재 작업에서 Tempdb에 할당이 취소된 페이지 수 |
| 24 | Open Tran | 프로세스에 대해 열려 있는 트랜잭션 수 |
4) SQL List
Instance Detail Slide(SQL Server)의 SQL List을 확인하는 화면입니다.

| 순번 | 항목 | 내용 |
|---|---|---|
| 1 | Global Time | 실시간을 포함한 최근 데이터를 모니터링합니다. Default 최근 10분 데이터를 보여줍니다. 13.4. Global Time 참고 |
| 2 | Search | Database 타입이 SQL Server인 경우 SQL 목록에서 SQL ID, SQL Text, SQL Handle, SQL Hash을 검색합니다. 대소문자 구분 없이 입력합니다. Search 결과가 없을 경우 ‘No data.’를 보여줍니다. |
| 3 | Toggle | Database 타입이 SQL Server인 경우 우측 상단 토글 버튼 클릭을 통해 합계, 평균으로 변환합니다. Elasped Time (sec) Worker Time (sec) Logical Reads Physical Reads Rows |
| 4 | Option | 13.2. Default Monitoring 참고 |
| 5 | SQL List | SQL List을 Grid 형태로 보여줍니다. |
5) Lock Info
Instance Detail Slide(SQL Server)의 Lock Info을 확인하는 화면입니다.

| 순번 | 항목 | 내용 |
|---|---|---|
| 1 | Filter | 필터 조건 따라 Lock Session 목록을 보여줍니다. Or이나 And 조건으로 선택 가능합니다. |
| 2 | Multi Kill | 버튼은 Default 비활성화 상태입니다. Grid에서 행을 체크한 뒤 클릭 시 버튼이 활성화됩니다. 클릭 시 메시지 창이 나타나고 확인 클릭 시 실행 중인 Session을 종료합니다. |
| 3 | Get | |
| 4 | Option | 13.2. Default Monitoring 참고 |
| 5 | Lock Session List | Lock Session List을 Grid 형태로 보여줍니다. |
● Grid
| 순번 | 항목 | 내용 |
|---|---|---|
| 1 | Session ID | Session ID (클릭 시 6.1.8.4. Session Detail Slide 오픈) |
| 2 | Blocking Session ID | 요청을 차단하고 있는 세션 ID |
| 3 | Elapsed Time (sec) | 수행 시간 |
| 4 | ECID | 단일 프로세스 대신 작업하고 있는 하위 스레드를 고유하게 식별하는 데 사용하는 실행 컨텍스트 ID |
| 5 | KPID | Windows 스레드 ID |
| 6 | Command Type | 현재 실행 중인 명령 |
| 7 | Status | 프로세스 ID 상태 |
| 8 | Database Name | 프로세스가 사용하고 있는 데이터베이스 명 |
| 9 | Object Name | 프로시저 등 오브젝트 명 |
| 10 | SQL Last Wait Type | 마지막 또는 현재 대기 유형의 이름 |
| 11 | SQL Wait Time (ms) | 현재 대기 시간 |
| 12 | CPU Time (ms/s) | 요청에 사용되는 CPU 시간 |
| 13 | Logical Reads/s | 초당 논리적 읽기 수 |
| 14 | Physical Reads/s | 초당 물리적 읽기 수 |
| 15 | Program Name | 애플리케이션 프로그램 명 |
| 16 | Login Name | 로그인 명 |
| 17 | Open Tran | 프로세스에 대해 열려 있는 트랜잭션 수 |
6) Alert
Instance Detail Slide(SQL Server)의 Alert을 확인하는 화면입니다.

| 순번 | 항목 | 내용 |
|---|---|---|
| 1 | Global Time | 모니터링 재생 여부를 선택합니다. 실시간 데이터만 조회 가능합니다. 13.4. Global Time 참고 |
| 2 | Search | Alert 로그에서 Alert Name을 검색합니다. 대소문자 구분 없이 입력합니다. Search 결과가 없을 경우 ‘No data.’를 보여줍니다. |
| 3 | Option | 13.2. Default Monitoring 참고 |
| 4 | Alert Logs | Alert 로그의 목록을 Grid로 보여줍니다. |
7) Parameter
Instance Detail Slide(SQL Server)의 Parameter을 확인하는 화면입니다.

| 순번 | 항목 | 내용 |
|---|---|---|
| 1 | Title | Instance 목록에서 클릭한 Instance의 이름을 보여줍니다. |
| 2 | Slide History | 13.3. Detail Slide 참고 |
| 3 | Close | |
| 4 | Search | Parameter List 에서 Parameter Name 검색합니다. 대소문자 구분 없이 입력합니다. Search 결과가 없을 경우 ‘No Data’를 보여줍니다. |
| 5 | Get | |
| 6 | Option | 13.2. Default Monitoring 참고 |
| 7 | Parameter List | Parameter를 Grid로 보여줍니다. 우측에 Parameter List를 불러온 시각을 보여줍니다. |
● Grid
| 순번 | 항목 | 내용 |
|---|---|---|
| 1 | Parameter Name | Parameter 명 (클릭 시 6.1.10. Parameter Detail Slide 오픈) |
| 2 | Current Value | Parameter 설정 값 |
