Redis
1) Information
Instance Detail Slide(Redis)의 정보를 확인하는 화면입니다.

| 순번 | 항목 | 내용 |
|---|---|---|
| 1 | Agent | Agent 정보를 보여줍니다. Instance Name : Instance 이름 Status: Instance 상태 (Active, Inactive) Instance Group Name : exemONE에 등록 된 Instance 그룹 이름 DB Version : DBMS 버전 Boot Time : Agent가 기동 된 Time Uptime : Agent가 실행되고 난 후부터 지금까지의 Time(일) |
| 2 | Machine | Machine 정보를 보여줍니다. Host Name : Machine의 호스트 이름 Host IP : Machine의 호스트 IP OS : Machine의 운영체제 정보 |
| 3 | Cluster | Cluster 정보를 보여줍니다. Node ID : 노드 ID Status : 노드 상태 Master Nodes : 마스터 노드 개수 All Nodes : 전체 노드 개수 |
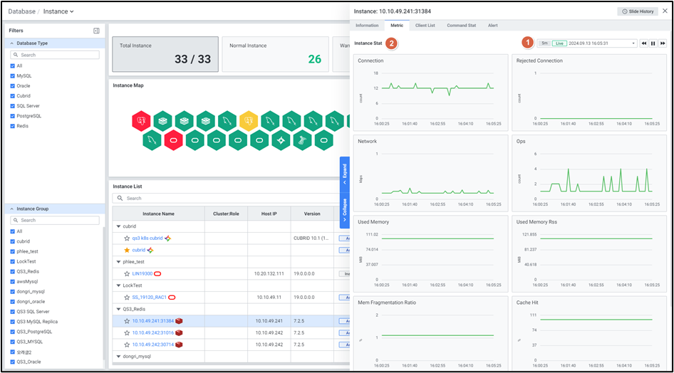
2) Metric
Instance Detail Slide(Redis)의 Metric을 확인하는 화면입니다.

| 순번 | 항목 | 내용 |
|---|---|---|
| 1 | Global Time | 실시간을 포함한 최근 데이터를 모니터링합니다. Default 최근 5분 데이터를 보여줍니다. 13.4. Global Time 참고 |
| 2 | Instance Stat | Database 타입 Redis의 인스턴스 지표를 보여줍니다. Connection : Redis 서버에 연결된 클라이언트 수 Rejected Connection : 설정된 연결 제한에 도달하여 거부된 연결 수의 총합 Network : 초당 수신되는 네트워크 입력 속도 Ops : 초당 처리되는 명령 갯수 Used Memory : Redis가 현재 사용하고 있는 총 메모리 Used Memory Rss : 운영체제가 Redis 프로세스에 실제로 할당한 메모리 Mem Fragmentation Ratio : 메모리 단편화 비율. Used Memory Rss와 Used Memory의 비율로 계산 Cache Hit : Cache Hit의 성공률 (OS) Cpu Usage : CPU 사용량 (OS) Memory Used : 메모리 사용량 |
3) Client List
Instance Detail Slide(Redis)의 Client List를 확인하는 화면입니다.

| 순번 | 항목 | 내용 |
|---|---|---|
| 1 | Search | 클라이언트 목록을 검색합니다. 대소문자 구분 없이 입력합니다. 검색 결과가 없을 경우 ‘No data’를 보여줍니다. |
| 2 | Get | |
| 3 | Option | 13.2. Default Monitoring 참고 |
| 4 | Client List | Client List를 Grid 형태로 보여줍니다. |
● Grid
| 순번 | 항목 | 내용 |
|---|---|---|
| 1 | ID | 클라이언트의 고유 식별자 |
| 2 | Addr | 클라이언트의 원격 IP 주소 및 포트 |
| 3 | Laddr | Redis 서버의 로컬 IP 주소 및 포트 |
| 4 | Fd | 파일 디스크립터 번호 |
| 5 | Name | 클라이언트의 설정된 이름 |
| 6 | Age | 클라이언트 연결 시간(초) |
| 7 | Idle | 클라이언트가 마지막 명령을 보낸 후 경과한 시간(초) |
| 8 | Flags | 클라이언트의 상태 플래그 |
| 9 | DB | 클라이언트가 선택한 데이터베이스 번호 |
| 10 | Sub | 클라이언트가 구독한 채널 수 |
| 11 | Psub | 클라이언트가 구독한 패턴 수 |
| 12 | Ssub | 클러스터 복제 슬롯 구독 수 |
| 13 | Multi | 트랜잭션 내 명령 개수 |
| 14 | Qbuf | 출력 큐 버퍼 사용량 |
| 15 | Qbuf free | 출력 큐 버퍼의 남은 공간 |
| 16 | Arge Mem | 명령 인수 메모리 사용량 |
| 17 | Multi Mem | 트랜잭션 내 메모리 사용량 |
| 18 | Obl | 출력 버퍼 길이 |
| 19 | Oll | 출력 리스트 길이 |
| 20 | Omem | 출력 메모리 사용량 |
| 21 | Tot Mem | 총 메모리 사용량 |
| 22 | Events | 클라이언트의 파일 이벤트 유형 |
| 23 | Cmd | 클라이언트의 마지막 실행 명령 |
| 24 | User | 연결된 사용자의 이름 |
| 25 | Redir | 클라이언트가 리디렉션된 대상 ID |
| 26 | Resp | Redis RESP 프로토콜 버전 |
4) Command Stat
Instance Detail Slide(Redis)의 Command Stat을 확인하는 화면입니다.

| 순번 | 항목 | 내용 |
|---|---|---|
| 1 | Global Time | 모니터링 재생 여부를 선택합니다. 실시간 데이터만 조회 가능합니다. 13.4. Global Time 참고 |
| 2 | Search | Command Stat 목록을 검색합니다. 대소문자 구분 없이 입력합니다. Search 결과가 없을 경우 ‘No data.’를 보여줍니다. |
| 3 | Option | 13.2. Default Monitoring 참고 |
| 4 | Command Stat | Command Stat을 Grid 형태로 보여줍니다. |
● Grid
| 순번 | 항목 | 내용 |
|---|---|---|
| 1 | Command | 명령어 |
| 2 | Calls | 해당 명령어가 호출된 총 횟수 |
| 3 | Usec | 해당 명령어를 처리하는데 소요된 총 시간 |
| 4 | Usec Per Call | 해당 명령어를 처리하는데 소요된 평균 시간 |
| 5 | Rejected Calls | 해당 명령어가 거부된 총 횟수 |
| 6 | Failed Calls | 해당 명령어가 실패한 총 횟수 |
5) Key Browser
Instance Detail Slide(Redis)의 key-value 데이터 현황을 확인하는 화면입니다.

| 순번 | 항목 | 내용 |
|---|---|---|
| 1 | Scan Option Setting | Redis 데이터베이스에 전송하는 Scan 명령어에 대한 옵션을 설정합니다. SCAN MATCH {인풋}: 반환 키를 필터링 하는데 사용되는 패턴 Recent Searches: 최근 명령어 최대 5개를 제공합니다. ![]() |
| 2 | Search | Key Browser 목록을 검색합니다. 대소문자 구분 없이 입력합니다. Search 결과가 없을 경우 ‘No data.’를 보여줍니다. |
| 3 | View | 목록 뷰를 List or Tree 형태로 제공합니다. |
| 4 | Scan More | 스캔 옵션 설정 옵션 값과 이전 스캔 명령에서 반환된 커서 값을1000건 씩 스캔하여 제공합니다. |
| 5 | Results | 데이터베이스 내 전체 키 중 현재 스캔 현황 및 검색 조건에 맞는 결과 값을 제공합니다. |
| 6 | Key Name | key name 클릭 시 우측으로 키 상세 슬라이드를 제공합니다. 조회 시점에는 존재했지만, 사용자 클릭 시점에 선택한 키가 만료되거나 사라진 경우 '존재하지 않은 키 정보입니다.' 문구를 제공합니다. |
● Grid
| 순번 | 항목 | 내용 |
|---|---|---|
| 1 | Name | Key 이름 |
| 2 | Type | Key Type: String, List, Set, Sorted Set, Stream, Hash |
| 3 | TTL | Key 유효 기간 |
| 4 | Size | Key Size |
6) Alert

| 순번 | 항목 | 내용 |
|---|---|---|
| 1 | Global Time | 모니터링 재생 여부를 선택합니다. 실시간 데이터만 조회 가능합니다. 13.4. Global Time 참고 |
| 2 | Search | Alert 로그에서 Alert Name을 검색합니다. 대소문자 구분 없이 입력합니다. Search 결과가 없을 경우 ‘No data.’를 보여줍니다. |
| 3 | Option | 13.2. Default Monitoring 참고 |
| 4 | Alert Logs | Alert 로그의 목록을 Grid로 보여줍니다. |
● Grid
| 순번 | 항목 | 내용 |
|---|---|---|
| 1 | Rule Name | 룰의 이름 (클릭 시 2.2.2. Alert Detail Slide 오픈) |
| 2 | Alert Name | Alert 이름 |
| 3 | Target | Alert 발생 타겟 |
| 4 | Last Triggered | 최근 Alert 발생 Time |
| 5 | Rule Type | 룰의 유형 |
| 6 | Last Alert | 마지막 Alert 항목 (Normal / Warning / Critical) |
| 7 | Threshold | Last Alert의 상태값에 해당하는 임계치 조건 |
| 8 | Alert Value | Alert 발생 값 |
