MongoDB
1) Information
Instance Detail Slide(MongoDB)의 Information을 확인하는 화면입니다.

| 순번 | 항목 | 내용 |
|---|---|---|
| 1 | Agent | Agent 정보를 보여줍니다. Instance Name : Instance 이름 Status : Instance 상태 Instance Group Name : exemONE에 등록 된 Instance 그룹 이름 DB Engine: DB 엔진 DB Version : DBMS 버전 Boot Time : Agent가 기동 된 Time Uptime : Agent가 실행되고 난 후부터 지금까지의 Time(일) |
| 2 | Machine | Machine 정보를 보여줍니다. Host Name : Machine의 호스트 이름 Host IP : Machine의 호스트 IP OS : Machine의 운영체제 정보 Kernel Version : Machine의 커넬 버전 |
2) Cluster Map
Instance Detail Slide(MongoDB)의 Sharded cluster 상태를 확인하는 화면입니다.

| 순번 | 항목 | 내용 |
|---|---|---|
| 1 | Search | Sharded Cluster 목록을 검색합니다. 대소문자 구분 없이 입력합니다. Search 결과가 없을 경우 ‘No data.’를 보여줍니다. |
| 2 | Get | |
| 3 | Cluster Map List | Cluster Map List를 Grid 형태로 보여줍니다. |
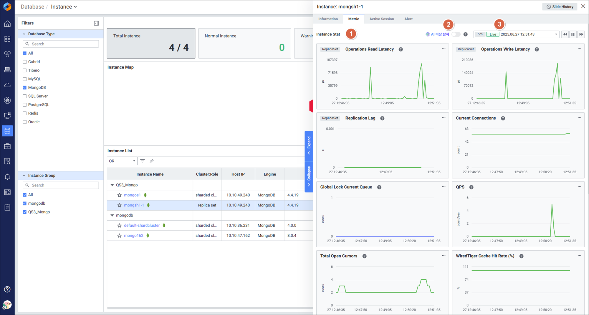
3) Metric
Instance Detail Slide(MongoDB)의 Metric을 확인하는 화면입니다.

| 순번 | 항목 | 내용 |
|---|---|---|
| 1 | Global Time | 실시간을 포함한 최근 데이터를 모니터링합니다. Default 최근 5분 데이터를 보여줍니다. |
| 2 | Instance Stat | Database 타입 Altibase의 인스턴스 지표를 보여줍니다. |
4) Active Session
Instance Detail Slide(MongoDB)의 Active Session을 확인하는 화면입니다.

| 순번 | 항목 | 내용 |
|---|---|---|
| 1 | Search | Active Session List 목록을 검색합니다. 대소문자 구분 없이 입력합니다. Search 결과가 없을 경우 ‘No data.’를 보여줍니다. |
| 2 | Multi Kill | 멀티 킬 버튼은 Default 비활성화 상태입니다. Grid에서 행을 체크한 뒤 |
| 3 | Get | |
| 4 | Active Session List | Active Session List을 Grid 형태로 보여줍니다. |
5) Alert
Instance Detail Slide(MongoDB)의 Alert를 확인하는 화면입니다.

| 순번 | 항목 | 내용 |
|---|---|---|
| 1 | Global Time | 모니터링 재생 여부를 선택합니다. 실시간 데이터만 조회 가능합니다. |
| 2 | Search | Alert 로그에서 Alert Name을 검색합니다. 대소문자 구분 없이 입력합니다. Search 결과가 없을 경우 ‘No data.’를 보여줍니다. |
| 3 | View | 목록 뷰를 List or Chart 형태로 제공합니다. |
| 4 | Rule List | Alert Rule 목록을 Grid로 보여줍니다. |