Oracle
1) Information
Instance Detail Slide(Oralce)의 Information을 확인하는 화면입니다.

| 순번 | 항목 | 내용 |
|---|---|---|
| 1 | Agent | Agent 정보를 보여줍니다. Instance Name : Instance 이름 Agent Version : Agent 버전 Instance Group Name : exemONE에 등록 된 Instance 그룹 이름 DB Version : DBMS 버전 Boot Time : Agent가 기동 된 Time Uptime : Agent가 실행되고 난 후부터 지금까지의 Time(일) |
| 2 | Machine | Machine 정보를 보여줍니다. Host Name : Machine의 호스트 이름 Host IP : Machine의 호스트 IP OS : Machine의 운영체제 정보 Kernel Version : Machine의 커넬 버전 |
| 3 | Environment | Environment 정보를 보여줍니다. |
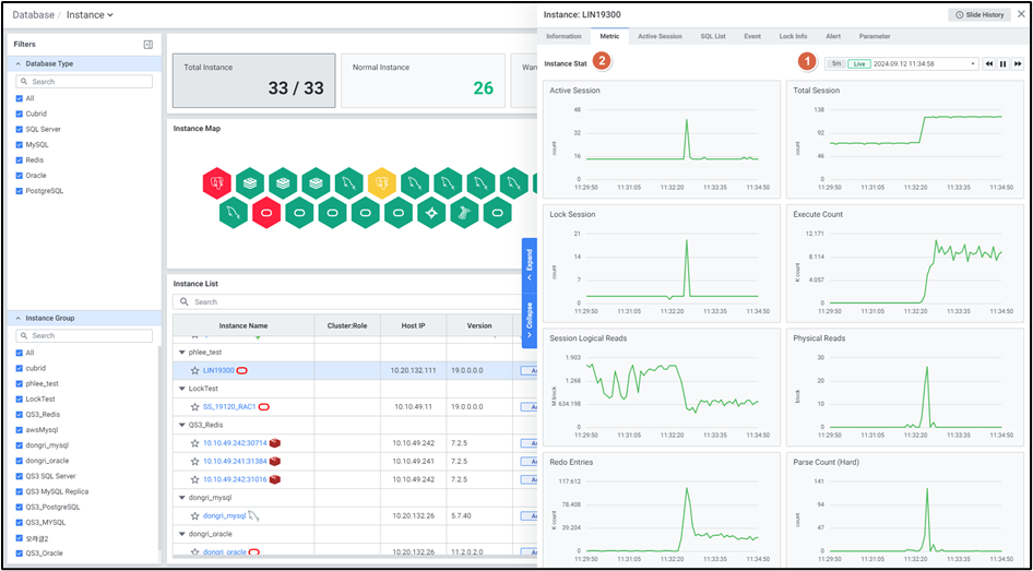
2) Metric
Instance Detail Slide(Oralce)의 Metric을 확인하는 화면입니다.

| 순번 | 항목 | 내용 |
|---|---|---|
| 1 | Global Time | 실시간을 포함한 최근 데이터를 모니터링합니다. Default 최근 5분 데이터를 보여줍니다. 13.4. Global Time 참고 |
| 2 | Instance Stat | Database 타입 Oracle의 Instance 지표를 보여줍니다. Active Session : Active Session 수 Total Session : 전체 Session 수 Lock Session : Lock 대기 Session 수 Execute Count : SQL문 수행 횟수 Session Logical Reads : Memory I/O 블록 수 Physical Reads : Disk I/O 블록 수 Redo Entries : Redo Entry 발생량 Parse Count (Hard) : Hard parsing 횟수 Tps : 초당 트랜잭션의 수 (OS) Cpu Usage : CPU 사용률 (OS) Memory Used : 메모리 사용률 |
3) Active Session
Instance Detail Slide(Oralce)의 Active Session을 확인하는 화면입니다.

| 순번 | 항목 | 내용 |
|---|---|---|
| 1 | Filter | 필터 조건 따라 Active Session 목록을 보여줍니다. Or이나 And 조건으로 선택 가능합니다. |
| 2 | Multi Kill | 멀티 킬 버튼은 Default 비활성화상태입니다. Grid에서 행을 체크한 뒤 |
| 3 | Get | |
| 4 | Option | 13.2. Default Monitoring 참고 |
| 5 | Active Session List | Active Session List을 Grid 형태로 보여줍니다. |
● Grid
| 순번 | 항목 | 내용 |
|---|---|---|
| 1 | SID | Session identifier (클릭 시 6.1.3.1. Session Detail Slide 오픈) |
| 2 | Serial# | Session 시리얼 번호 |
| 3 | SPID | 서버 프로세스 ID |
| 4 | User Name | 유저 이름 |
| 5 | OS User | OS User 명 |
| 6 | Machine | Machine 명 |
| 7 | Program | Program 명 |
| 8 | Module | Module 명 |
| 9 | Last Call ET | Session의 마지막 호출 Time (초) |
| 10 | PGA | PGA의 현재 크기 |
| 11 | Logical /Read (I/O) | Memory I/O 블록 수 |
| 12 | Physical Read (I/O) | Disk I/O 블록 수 |
| 13 | Event | Wait Event 명 |
| 14 | State | Session 상태 |
| 15 | SQL ID | 현재 수행 중인 SQL 문의 고유 식별자 |
| 16 | SQL Text | 현재 수행 중인 SQL 쿼리 |
| 17 | Child Number | SQL 문의 자식 번호 |
| 18 | Prev SQL ID | 직전에 수행한 SQL 문장의 Oracle SQL_ID |
| 19 | Temp Tablespace | 현재 사용 중인 임시 테이블스페이스 이름 |
| 20 | Sort Usage (MB) | 현재 Session에서 사용 중인 정렬 영역 크기 |
| 21 | Undo Usage (MB) | 현재 Session에서 사용 중인 Undo 영역 크기 |
| 21 | CPU Time (sec) | 현재 Session 에서 CPU를 사용한 Time(초) |
4) SQL List
Instance Detail Slide(Oralce)의 SQL List을 확인하는 화면입니다.

| 순번 | 항목 | 내용 |
|---|---|---|
| 1 | Global Time | 실시간을 포함한 최근 데이터를 모니터링합니다. Default 최근 10분 데이터를 보여줍니다. 13.4. Global Time 참고 |
| 2 | Search | Database 타입이 Oracle인 경우 SQL List에서 Schema, Module, SQL ID, SQL Text을 검색합니다. 대소문자 구분 없이 입력합니다. Search 결과가 없을 경우 ‘No data.’를 보여줍니다. |
| 3 | Toggle | Database 타입이 Oracle인 경우 우측 상단 Toggle 버튼 클릭을 통해 합계, 평균으로 변환합니다. Elapsed Time (sec) CPU Time (sec) Buffer Gets Disk Reads Rows Processed |
| 4 | Option | 13.2. Default Monitoring 참고 |
| 5 | SQL List | SQL List을 Grid 형태로 보여줍니다. |
● Grid
| 순번 | 항목 | 내용 |
|---|---|---|
| 1 | Collect Time | Session 정보 수집 Time |
| 2 | Schema | Schema 명 |
| 3 | Module | Module 명 |
| 4 | SQL ID | 현재 수행 중인 SQL 문의 고유 식별자 (클릭 시 6.1.4.1. SQL Detail Slide 오픈) |
| 5 | SQL Text | 수행된 SQL 쿼리 (클릭 시 SQL 전체 텍스트 팝업 오픈) |
| 6 | Plan Hash Value | 실행 계획의 해시 값 |
| 7 | Elapsed Time (sec) | 쿼리의 총 실행 Time |
| 8 | CPU Time (sec) | 쿼리가 CPU를 사용한 Time(초) |
| 9 | Buffer Gets | 데이터베이스 버퍼 캐시에서 읽은 블록 수 |
| 10 | Disk Reads | 디스크에서 읽은 블록 수 |
| 11 | Rows Processed | 쿼리에 의해 처리된 행 수 |
| 12 | Executions | 쿼리의 실행 횟수 |
| 13 | Ratio (%) | CPU Time과 Elapsed Time의 비율 |
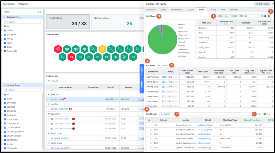
5) Event
Database가 Oracle인 Instance Detail Slide의 Event를 확인하는 화면입니다.

| 순번 | 항목 | 내용 |
|---|---|---|
| 1 | Global Time | 실시간을 포함한 최근 데이터를 모니터링합니다. Default 최근 10분 데이터를 보여줍니다. 13.4. Global Time 참고 |
| 2 | Option | 13.2. Default Monitoring 참고 |
| 3 | Wait Class | Wait Class별 비율을 Pie차트와 Grid 형태로 보여줍니다. |
| 4 | Wait Event | Wait Class에서 선택한 대한 Wait Event 정보를 Grid형태로 보여줍니다. |
| 5 | Wait Event Search | 대상 목록에서 Event Name을 검색합니다. 대소문자 구분 없이 입력합니다. Search 결과가 없을 경우 ‘No data.’를 보여줍니다. |
| 6 | Wait SQL List | Wait Event에서 선택한 특정 SQL List 정보를 Grid형태로 보여줍니다. |
| 7 | Wait SQL List Search | 대상 목록에서 Schema, Module, SQL ID을 검색합니다. 대소문자 구분 없이 입력합니다. Search 결과가 없을 경우 ‘No data.’를 보여줍니다. |
| 8 | Toggle | 우측 상단 Toggle 버튼 클릭을 통해 합계, 평균으로 변환합니다. Elapsed Time (sec) CPU Time (sec) Wait Time (sec) Buffer Gets Rows Processed |
● Wait Class Grid
| 순번 | 항목 | 내용 |
|---|---|---|
| 1 | Wait Class | Wait Class |
| 2 | Total Wait Time (sec) | 해당 Wait Class에서 발생한 총 대기 Time(초) |
| 3 | Total Waits | 해당 Wait Class에서 발생한 총 대기 횟수 |
| 4 | Avg Wait Time (sec) | 해당 Wait Class에서 평균적으로 발생한 대기 Time(초) |
● Wait Event Grid
| 순번 | 항목 | 내용 |
|---|---|---|
| 1 | Event Name | Wait Event 명 |
| 2 | Time (%) | 해당 Event가 전체 대기 시간에서 차지하는 비율 |
| 3 | Time Waited (sec) | 해당 Event에서 발생한 총 대기 Time(초) |
| 4 | Wait Count | 해당 Event에서 발생한 총 대기 횟수 |
| 5 | Time Waited (FG) (sec) | 해당 Event에서 발생한 총 대기 Time(초) 중 Foreground 프로세스에서 발생한 Time |
| 6 | Wait Count (FG) | 해당 Event에서 Foreground 프로세스에서 발생한 총 대기 횟수 |
| 7 | Avg Time Waited (sec) | 해당 Event에서 평균적으로 발생한 대기 Time(초) |
| 8 | Avg Wait Time (FG) (sec) | 해당 Event에서 Foreground 프로세스에서 평균적으로 발생한 대기 Time(초) |
● Wait SQL List Grid
| 순번 | 항목 | 내용 |
|---|---|---|
| 1 | NO | 번호 |
| 2 | Schema | Schema 명 |
| 3 | Module | Module 명 |
| 4 | SQL ID | 현재 수행 중인 SQL 문의 고유 식별자 (클릭 시 6.1.4.1. SQL Detail Slide 오픈) |
| 5 | Plan Hash Value | 실행 계획의 해시 값 |
| 6 | Elapsed Time (sec) | 쿼리의 총 실행 Time(초) |
| 7 | CPU Time (sec) | 쿼리가 CPU를 사용한 Time(초) |
| 8 | Wait Time (sec) | 쿼리에서 발생한 총 대기 Time(초) |
| 9 | Buffer Gets | 데이터베이스 버퍼 캐시에서 읽은 블록 수 |
| 10 | Rows Processed | 쿼리에 의해 처리된 행 수 |
| 11 | Executions | 쿼리 실행 횟수 |
| 12 | Ratio | CPU Time 과 Elapsed Time의 비율 |
6) Lock Info
Instance Detail Slide(Oralce)의 Lock Info를 확인하는 화면입니다.

| 순번 | 항목 | 내용 |
|---|---|---|
| 1 | Filter | 필터 조건 따라 Lock Session 목록을 보여줍니다. Or이나 And 조건으로 선택 가능합니다. |
| 2 | Multi Kill | 멀티 킬 버튼은 Default 비활성화상태입니다. Grid에서 행을 체크한 뒤 |
| 3 | Get | |
| 4 | Option | 13.2. Default Monitoring 참고 |
| 5 | Lock Session List | Lock Session List을 Grid 형태로 보여줍니다. |
● Grid
| 순번 | 항목 | 내용 |
|---|---|---|
| 1 | Time | 락 발생 Time |
| 2 | Chain Is Cycle | 마지막 차단 Session이 초기 차단 Session에 의해 차단되는지 여부 (TRUE/FALSE) |
| 3 | Instance | Instance 명 |
| 4 | SID | Session ID (클릭 시 6.1.3.1. Session Detail Slide 오픈) |
| 5 | Serial# | Session 시리얼 번호 |
| 6 | Event | Wait Event 이름 |
| 7 | In Wait Sec | 해당 Event에서 발생한 총 대기 Time(초) |
| 8 | Blocker SID | 락을 발생시킨 Session의 ID |
| 9 | Blocker Instance | 락을 발생시킨 Session의 Instance 이름 |
| 10 | Lock Type | 락 유형 |
| 11 | Lock Mode | 락 모드 |
| 12 | PID | 프로세스 ID |
| 13 | OSID | 운영체제(OS) Session ID |
| 14 | Blocker Serial# | 락을 발생시킨 Session의 시리얼 번호 |
| 15 | Blocker PID | 락을 발생시킨 Session의 프로세스 ID |
| 16 | Blocker OSID | 락을 발생시킨 Session의 운영체제(OS) Session ID |
7) Alert
Instance Detail Slide(Oralce)의 Alert를 확인하는 화면입니다.

| 순번 | 항목 | 내용 |
|---|---|---|
| 1 | Global Time | 모니터링 재생 여부를 선택합니다. 실시간 데이터만 조회 가능합니다. 13.4. Global Time 참고 |
| 2 | Search | Alert 로그에서 Alert Name을 검색합니다. 대소문자 구분 없이 입력합니다. Search 결과가 없을 경우 ‘No data.’를 보여줍니다. |
| 3 | Option | 13.2. Default Monitoring 참고 |
| 4 | Alert Logs | Alert 로그의 목록을 Grid로 보여줍니다. |
● Grid
| 순번 | 항목 | 내용 |
|---|---|---|
| 1 | Rule Name | 룰의 이름 (클릭 시 2.2.2. Alert Detail Slide 오픈) |
| 2 | Alert Name | Alert 이름 |
| 3 | Target | Alert 발생 타겟 |
| 4 | Last Triggered | 최근 Alert 발생 Time |
| 5 | Rule Type | 룰의 유형 |
| 6 | Last Alert | 마지막 Alert 항목 (Normal / Warning / Critical) |
| 7 | Threshold | Last Alert의 상태값에 해당하는 임계치 조건 |
| 8 | Alert Value | Alert 발생 값 |
8) Parameter
Instance Detail Slide(Oralce)의 Alert를 확인하는 화면입니다.

| 순번 | 항목 | 내용 |
|---|---|---|
| 1 | Title | Instance 목록에서 클릭한 Instance의 이름을 보여줍니다. |
| 2 | Slide History | 13.3. Detail Slide 참고 |
| 3 | Close | |
| 4 | Search | Parameter List 에서 Parameter Name 검색합니다. 대소문자 구분 없이 입력합니다. Search 결과가 없을 경우 ‘No Data’를 보여줍니다. |
| 5 | Get | |
| 6 | Option | 13.2. Default Monitoring 참고 |
| 7 | Parameter List | Parameter를 Grid로 보여줍니다. 우측에 Parameter List를 불러온 시각을 보여줍니다. |