PostgreSQL
1) Information
Instance Detail Slide(PostgreSQL)의 Information을 확인하는 화면입니다.

| 순번 | 항목 | 내용 |
|---|---|---|
| 1 | Agent | Agent 정보를 보여줍니다. Instance Name : Instance 이름 Agent Version : Agent 버전 Instance Group Name : exemONE에 등록 된 Instance 그룹 이름 DB Version : DBMS 버전 Boot Time : Agent가 기동 된 Time Uptime : Agent가 실행되고 난 후부터 지금까지의 Time(일) |
| 2 | Machine | Machine 정보를 보여줍니다. Host Name : Machine의 호스트 이름 Host IP : Machine의 호스트 IP OS : Machine의 운영체제 정보 Kernel Version : Machine의 커넬 버전 |
| 3 | Environment | Environment 정보를 보여줍니다. |
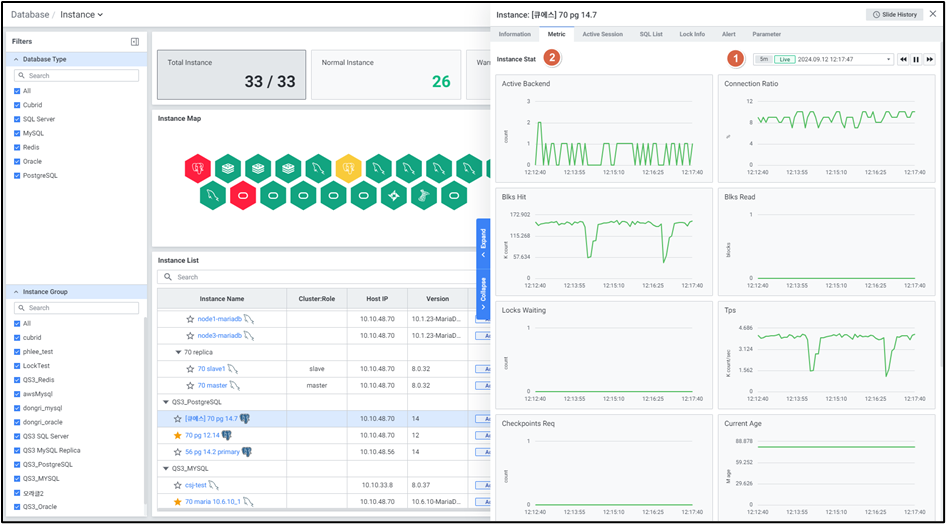
2) Metric
Instance Detail Slide(PostgreSQL)의 Metric을 확인하는 화면입니다.

| 순번 | 항목 | 내용 |
|---|---|---|
| 1 | Global Time | 실시간을 포함한 최근 데이터를 모니터링합니다. Default 최근 5분 데이터를 보여줍니다. 13.4. Global Time 참고 |
| 2 | Instance Stat | Database 타입 PostgreSQL의 Instance 지표를 보여줍니다. Active Backend : Active Backend Connection Ratio : max_connection 대비 connection 사용 비율 Blks Hit : 메모리에서 읽은 블록 수 Blks Read : 디스크에서 읽은 블록 수 Locks Waiting : 락 대기 Session 수 Tps : 초당 트랜잭션의 수 Checkpoints Req : Active Backend가 요청한 checkpoint 수 Current Age : 현재 object의 age 중 최댓값 Age Used Ratio : autovacuum_max_age 대비 현재 object의 age 중 최댓값의 비율 Temp Bytes : Temp 사용량(bytes) (OS) Cpu Usage : cpu 사용률(%) (OS) Memory Used : 메모리 사용률(%) |
3) Active Session
Instance Detail Slide(PostgreSQL)의 Active Session을 확인하는 화면입니다.

| 순번 | 항목 | 내용 |
|---|---|---|
| 1 | Help | Database 타입이 MySQL, PostgreSQL, SQL Server 인 경우 Active Session List 우측에 Help 아이콘 ![]() MySQL : Thread Data와 동일한 정보입니다. PostgreSQL : Active Backends Data와 동일한 정보입니다. SQL Server : Session Data와 동일한 정보입니다. |
| 2 | Filter | 필터 조건 따라 Active Session 목록을 보여줍니다. Or이나 And 조건으로 선택 가능합니다. |
| 3 | Multi Kill | 멀티 킬 버튼은 Default 비활성화 상태입니다. Grid에서 행을 체크한 뒤 |
| 4 | Get | |
| 5 | Option | 13.2. Default Monitoring 참고 |
| 6 | Active Session List | Active Session List을 Grid 형태로 보여줍니다. |
● Grid
| 순번 | 항목 | 내용 |
|---|---|---|
| 1 | PID | Backend Process ID (클릭 시 6.1.8.2 Session Detail Slide 오픈) |
| 2 | User Name | 사용자 이름 |
| 3 | App Name | APP 이름 |
| 4 | Client Address | Client 주소 |
| 5 | Client Host Name | Client 호스트명 |
| 6 | Backend Start | Backends start Time |
| 7 | Elapsed Time (sec) | SQL 수행시간 |
| 8 | SQL ID | SQL ID |
| 9 | SQL Text | 접속한 PID에서 수행한 SQL |
| 10 | Wait Event | Backend가 SQL 수행 중 대기한 Event |
| 11 | Wait Event Type | Backend가 SQL 수행 중 대기한 Event 유형 |
| 12 | State | Backend 상태 |
| 13 | Xact Start | Backend 트랜잭션 시작 Time |
| 14 | Query Start | Backend Query 수행 시작 Time |
| 15 | State Change | State가 변경된 Time |
4) SQL List
Instance Detail Slide(PostgreSQL)의 SQL List를 확인하는 화면입니다.

| 순번 | 항목 | 내용 |
|---|---|---|
| 1 | Global Time | 실시간을 포함한 최근 데이터를 모니터링합니다. Default 최근 10분 데이터를 보여줍니다. 13.4. Global Time 참고 |
| 2 | Search | Database 타입이 PostgreSQL인 경우 SQL 목록에서 User Name, SQL ID, SQL Text 을 검색합니다. 대소문자 구분 없이 입력합니다. Search 결과가 없을 경우 ‘No data.’를 보여줍니다. |
| 3 | Toggle | Database 타입이 PostgreSQL인 경우 우측 상단 토글 버튼 클릭을 통해 합계, 평균으로 변환합니다. Time (sec) Shared Blocks Read Local Blocks Read Temp Blocks Read Block Read Time (sec) Block Write Time (sec) |
| 4 | Option | 13.2. Default Monitoring 참고 |
| 5 | SQL List | SQL List을 Grid 형태로 보여줍니다. |
● Grid
| 순번 | 항목 | 내용 |
|---|---|---|
| 1 | User Name | 사용자 명 |
| 2 | SQL ID | 쿼리 ID (클릭 시 6.1.9.2. SQL Detail Slide 오픈) |
| 3 | SQL Text | 수행된 SQL 쿼리 (클릭 시 SQL 전체 텍스트 팝업 오픈) |
| 4 | Time (sec) | 쿼리의 총 실행 시간 |
| 5 | Shared Blocks Read | Disk에서 읽은 블록 수 |
| 6 | Local Blocks Read | Local에서 읽은 블록 수 |
| 7 | Temp Blocks Read | Temp에서 읽은 블록 수 |
| 8 | Block Read Time (sec) | 블록을 읽는 데 걸린 총 시간 |
| 9 | Block Write Time (sec) | 블록을 쓰는 데 걸린 총 시간 |
| 10 | Calls | 쿼리 실행 횟수 |
| 11 | Ratio (%) | 전체 SQL의 총 실행시간 대비 해당 SQL의 총 실행시간 비율 |
5) Lock Info
Instance Detail Slide(PostgreSQL)의 Lock Info를 확인하는 화면입니다.

| 순번 | 항목 | 내용 |
|---|---|---|
| 1 | Filter | 필터 조건 따라 Lock Session 목록을 보여줍니다. Or이나 And 조건으로 선택 가능합니다. |
| 2 | Multi Kill | 버튼은 Default 비활성화 상태입니다. Grid에서 행을 체크한 뒤 |
| 3 | Get | |
| 4 | Option | 13.2. Default Monitoring 참고 |
| 5 | Lock Session List | Lock Session List을 Grid 형태로 보여줍니다. |
● Grid
| 순번 | 항목 | 내용 |
|---|---|---|
| 1 | PID | Backend Process ID (클릭 시 6.1.8.2. Session Detail Slide 오픈) |
| 2 | User ID | 사용자 이름 |
| 3 | Statement | SQL TEXT |
| 4 | Query Start | Query 수행 시작 시간 |
| 5 | Collect Time | Lock 정보가 수집된 시간 |
6) Alert
Instance Detail Slide(PostgreSQL)의 SQL List를 확인하는 화면입니다.

| 순번 | 항목 | 내용 |
|---|---|---|
| 1 | Global Time | 모니터링 재생 여부를 선택합니다. 실시간 데이터만 조회 가능합니다. 13.4. Global Time 참고 |
| 2 | Search | Alert 로그에서 Alert Name을 검색합니다. 대소문자 구분 없이 입력합니다. Search 결과가 없을 경우 ‘No data.’를 보여줍니다. |
| 3 | Option | 13.2. Default Monitoring 참고 |
| 4 | Alert Logs | Alert 로그의 목록을 Grid로 보여줍니다. |
● Grid
| 순번 | 항목 | 내용 |
|---|---|---|
| 1 | Rule Name | 룰의 이름 (클릭 시 2.2.2. Alert Detail Slide 오픈) |
| 2 | Alert Name | Alert 이름 |
| 3 | Target | Alert 발생 타겟 |
| 4 | Last Triggered | 최근 Alert 발생 Time |
| 5 | Rule Type | 룰의 유형 |
| 6 | Last Alert | 마지막 Alert 항목 (Normal / Warning / Critical) |
| 7 | Threshold | Last Alert의 상태값에 해당하는 임계치 조건 |
| 8 | Alert Value | Alert 발생 값 |
7) Parameter
Instance Detail Slide(PostgreSQL)의 Parameter를 확인하는 화면입니다.

| 순번 | 항목 | 내용 |
|---|---|---|
| 1 | Title | Instance 목록에서 클릭한 Instance의 이름을 보여줍니다. |
| 2 | Slide History | 13.3. Detail Slide 참고 |
| 3 | Close | |
| 4 | Search | Parameter List 에서 Parameter Name 검색합니다. 대소문자 구분 없이 입력합니다. Search 결과가 없을 경우 ‘No Data’를 보여줍니다. |
| 5 | Get | |
| 6 | Option | 13.2. Default Monitoring 참고 |
| 7 | Parameter List | Parameter를 Grid로 보여줍니다. 우측에 Parameter List를 불러온 시각을 보여줍니다. |
● Grid
| 순번 | 항목 | 내용 |
|---|---|---|
| 1 | Parameter Name | Parameter 명 (클릭 시 6.1.10. Parameter Detail Slide 오픈) |
| 2 | Current Value | Parameter 설정 값 |
