PostgreSQL (개편)
1) Information
Instance Detail Slide(PostgreSQL)의 Information을 확인하는 화면입니다.

| 순번 | 항목 | 내용 |
|---|---|---|
| 1 | Agent | Agent 정보를 보여줍니다. Instance Name : Instance 이름 Status: Agent 상태 Instance Group Name : exemONE에 등록 된 Instance 그룹 이름 Agent Version : Agent 버전 DB Engine: DBMS 종류 DB Version : DBMS 버전 Last Boot Time : Agent가 기동 된 Time Uptime : Agent가 실행되고 난 후부터 지금까지의 Time(일) Database List: Instance에 포함된 Database 목록 Filter: 필터 조건에 따라 Database 목록을 보여줍니다. Grid Database Name: Database 이름 Default DB: Default DB일 경우 체크 Status: Database 상태 User: Database 사용자 이름 |
| 2 | Machine | Machine 정보를 보여줍니다. Host Name : Machine의 호스트 이름 Host IP : Machine의 호스트 IP OS : Machine의 운영체제 정보 Kernel Version : Machine의 커넬 버전 |
| 3 | Environment | Environment 정보를 보여줍니다. |
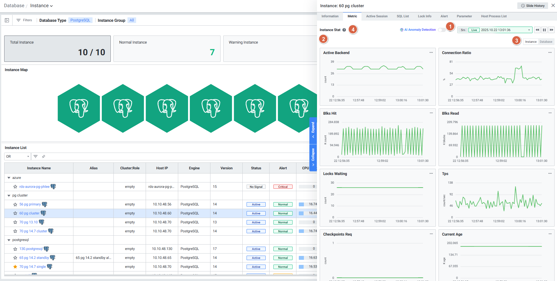
2) Metric
Instance Detail Slide(PostgreSQL)의 Metric을 확인하는 화면입니다.

| 순번 | 항목 | 내용 |
|---|---|---|
| 1 | Global Time | 실시간을 포함한 최근 데이터를 모니터링합니다. Default 최근 5분 데이터를 보여줍니다. 13.4. Global Time 참고 |
| 2 | Instance Stat | 선택된 관점으로 PostgreSQL의 지표를 보여줍니다. Active Backend : Active Backend Connection Ratio : max_connection 대비 connection 사용 비율 Blks Hit : 메모리에서 읽은 블록 수 Blks Read : 디스크에서 읽은 블록 수 Locks Waiting : 락 대기 Session 수 Tps : 초당 트랜잭션의 수 Checkpoints Req : Active Backend가 요청한 checkpoint 수 Current Age : 현재 object의 age 중 최댓값 Age Used Ratio : autovacuum_max_age 대비 현재 object의 age 중 최댓값의 비율 Temp Bytes : Temp 사용량(bytes) (OS) Cpu Usage : cpu 사용률(%) (OS) Memory Used : 메모리 사용률(%) |
| 3 | Toggle | Toggle로 Instance 관점 ↔ Database 관점 지표를 전환합니다. Instance: Instance 관점의 1개의 시리즈로 표현 Database: Database 관점의 개별 시리즈로 표현 |
| 4 | Help | 상단 Instance Stat 우측에 Help 아이콘![]() |
3) Active Session
Instance Detail Slide(PostgreSQL)의 Active Session을 확인하는 화면입니다.

| 순번 | 항목 | 내용 |
|---|---|---|
| 1 | Help | Active Session List 우측에 Help 아이콘 ![]() |
| 2 | Filter | 필터 조건 따라 Active Session 목록을 보여줍니다. Or이나 And 조건으로 선택 가능합니다. |
| 3 | Multi Kill | 멀티 킬 버튼은 Default 비활성화 상태입니다. Grid에서 행을 체크한 뒤 |
| 4 | Get | |
| 5 | Option | 13.2. Default Monitoring 참고 |
| 6 | Active Session List | Active Session List을 Grid 형태로 보여줍니다. |
● Grid
| 순번 | 항목 | 내용 |
|---|---|---|
| 1 | PID | Backend Process ID (클릭 시 Session Detail Slide 오픈) |
| 2 | User Name | 사용자 이름 |
| 3 | Database Name | Database 이름 |
| 4 | App Name | APP 이름 |
| 5 | Client Address | Client 주소 |
| 6 | Client Host Name | Client 호스트명 |
| 7 | Backend Start | Backends start Time |
| 8 | Elapsed Time (sec) | SQL 수행시간 |
| 9 | SQL ID | SQL ID |
| 10 | Query ID | Query ID |
| 11 | SQL Text | 접속한 PID에서 수행한 SQL |
| 12 | Wait Event | Backend가 SQL 수행 중 대기한 Event |
| 13 | Wait Event Type | Backend가 SQL 수행 중 대기한 Event 유형 |
| 14 | State | Backend 상태 |
| 15 | Xact Start | Backend 트랜잭션 시작 Time |
| 16 | Query Start | Backend Query 수행 시작 Time |
| 17 | State Change | State가 변경된 Time |
| 18 | Collect Time | 수집된 Time |
4) SQL List
Instance Detail Slide(PostgreSQL)의 SQL List를 확인하는 화면입니다.

| 순번 | 항목 | 내용 |
|---|---|---|
| 1 | Global Time | 실시간을 포함한 최근 데이터를 모니터링합니다. Default 최근 10분 데이터를 보여줍니다. 13.4. Global Time 참고 |
| 2 | Filter | 필터 조건 따라 SQL List를 보여줍니다. Or이나 And 조건으로 선택 가능합니다. |
| 3 | Toggle | 우측 상단 토글 버튼 클릭을 통해 합계, 평균으로 변환합니다. Total Time (sec) Shared Blocks Hit Local Blocks Hit Shared Blocks Read Local Blocks Read Temp Blocks Read Shared Blocks Written Local Blocks Written Temp Blocks Written Rows Block Read Time (sec) Block Write Time (sec) |
| 4 | Option | 13.2. Default Monitoring 참고 |
| 5 | Help | 상단 SQL List 우측에 Help 아이콘![]() |
| 6 | SQL List | SQL List을 Grid 형태로 보여줍니다. |
● Grid
| 순번 | 항목 | 내용 |
|---|---|---|
| 1 | User Name | 사용자 명 |
| 2 | Database Name | Database 이름 |
| 3 | SQL ID | SQL ID (클릭 시 SQL Detail Slide 오픈) |
| 4 | Query ID | Query ID (클릭 시 SQL Detail Slide 오픈) |
| 5 | SQL Text | 수행된 SQL Text (클릭 시 SQL 전체 텍스트 팝업 오픈) |
| 6 | Calls | 쿼리 실행 횟수 |
| 7 | Total Time (sec) | 쿼리의 총 실행 시간 |
| 8 | Shared Blocks Hit | Disk 블록 캐시 히트 수 |
| 9 | Local Blocks Hit | Local 블록 캐시 히트 수 |
| 10 | Shared Blocks Read | Disk에서 읽은 블록 수 |
| 11 | Local Blocks Read | Local에서 읽은 블록 수 |
| 12 | Temp Blocks Read | Temp에서 읽은 블록 수 |
| 13 | Shared Blocks Written | 작성된 Disk 블록 수 |
| 14 | Local Blocks Written | 작성된 Local 블록 수 |
| 15 | Temp Blocks Written | 작성된 Temp 블록 수 |
| 16 | Rows | 해당 쿼리로 출력한 또는 영향을 받은 row 수 |
| 17 | Block Read Time (sec) | 블록을 읽는 데 걸린 총 시간 |
| 18 | Block Write Time (sec) | 블록을 쓰는 데 걸린 총 시간 |
| 19 | Max Execution Time (sec) | Max 실행 시간 |
| 20 | Min Execution Time (sec) | Min 실행 시간 |
5) Lock Info
Instance Detail Slide(PostgreSQL)의 Lock Info를 확인하는 화면입니다.

| 순번 | 항목 | 내용 |
|---|---|---|
| 1 | Filter | 필터 조건 따라 Lock Session 목록을 보여줍니다. Or이나 And 조건으로 선택 가능합니다. |
| 2 | Multi Kill | 버튼은 Default 비활성화 상태입니다. Grid에서 행을 체크한 뒤 |
| 3 | Get | |
| 4 | Option | 13.2. Default Monitoring 참고 |
| 5 | Lock Session List | Lock Session List을 Grid 형태로 보여줍니다. |
● Grid
| 순번 | 항목 | 내용 |
|---|---|---|
| 1 | PID | Backend Process ID (클릭 시 Session Detail Slide 오픈) |
| 2 | Lock Status | Lock 상태 (Holder / Waiter) |
| 3 | Holder PID | Holder Session의 PID |
| 4 | User Name | 사용자 이름 |
| 5 | Database Name | Database 이름 |
| 6 | SQL Text | 수행된 SQL Text (클릭 시 SQL 전체 텍스트 팝업 오픈) |
| 7 | Query Start | Query 수행 시작 시간 |
| 8 | Collect Time | Lock 정보가 수집된 시간 |
6) Alert
Instance Detail Slide(PostgreSQL)의 SQL List를 확인하는 화면입니다.

| 순번 | 항목 | 내용 |
|---|---|---|
| 1 | Global Time | 모니터링 재생 여부를 선택합니다. 실시간 데이터만 조회 가능합니다. 13.4. Global Time 참고 |
| 2 | Filter | 필터 조건 따라 Alert 목록을 보여줍니다. Or이나 And 조건으로 선택 가능합니다. |
| 3 | CheckBox | 체크할 경우 현재 발생 중인 Alert 목록만 보여줍니다. |
| 4 | Tab | List Tab을 선택할 경우 Alert 목록을 리스트 형태로 보여줍니다. Bar Tab을 선택할 경우 Alert 목록을 Bar 형태로 보여줍니다. |
| 5 | Option | 13.2. Default Monitoring 참고 |
| 6 | Help | 상단 Rule List 우측에 Help 아이콘![]() |
| 7 | Rule List | Rule 목을 Grid로 보여줍니다. |
● Grid
| 순번 | 항목 | 내용 |
|---|---|---|
| 1 | Rule Name | 룰의 이름 (클릭 시 Alert Detail Slide 오픈) |
| 2 | Alert Stat Name | Alert 지표 |
| 3 | Target | Alert 발생 타겟 |
| 4 | Alias | Alert 발생 타겟의 Alias |
| 5 | Last Triggered | 최근 Alert 발생 Time |
| 6 | Rule Type | 룰의 유형 |
| 7 | Last Alert | 마지막 Alert 항목 (Normal / Warning / Critical) |
| 8 | Threshold | Last Alert의 상태값에 해당하는 임계치 조건 |
| 9 | Value | Alert 발생 값 |
7) Parameter
Instance Detail Slide(PostgreSQL)의 Parameter를 확인하는 화면입니다.

| 순번 | 항목 | 내용 |
|---|---|---|
| 1 | Filter | 필터 조건 따라 Parameter 목록을 보여줍니다. Or이나 And 조건으로 선택 가능합니다. |
| 2 | Get | |
| 3 | Option | 13.2. Default Monitoring 참고 |
| 4 | Parameter List | Parameter를 Grid로 보여줍니다. 우측에 Parameter List를 불러온 시각을 보여줍니다. |
● Grid
| 순번 | 항목 | 내용 |
|---|---|---|
| 1 | Parameter Name | Parameter 명 (클릭 시 Parameter Detail Slide 오픈) |
| 2 | Current Value | Parameter 설정 값 |
8) Host Process List
PostgreSQL에 설정되어 있는 Host Process List를 확인하는 화면입니다.

| 순번 | 항목 | 내용 |
|---|---|---|
| 1 | Global Time | 모니터링 재생 여부를 선택합니다. 실시간 데이터만 조회 가능합니다. 13.4. Global Time 참고 |
| 2 | Filter | 필터 조건 따라 Host Process 목록을 보여줍니다. Or이나 And 조건으로 선택 가능합니다. |
| 3 | Option | 13.2. Default Monitoring 참고 |
| 4 | Process List | Process List를 Grid로 보여줍니다. Process (https://doc.clickup.com/d/h/rbeb5-416338/3f5e5ae203644af/rbeb5-2691998) 참고 |



