MySQL
Connection Usage
MySQL
1) Information
Instance Detail Slide(MySQL)의 Information을 확인하는 화면입니다.

| 순번 | 항목 | 내용 |
|---|---|---|
| 1 | Agent | Agent 정보를 보여줍니다. Instance Name : Instance 이름 Agent Version : Agent 버전 Instance Group Name : exemONE에 등록 된 Instance 그룹 이름 DB Version : DBMS 버전 Boot Time : Agent가 기동 된 Time Uptime : Agent가 실행되고 난 후부터 지금까지의 Time(일) |
| 2 | Machine | Machine 정보를 보여줍니다. Host Name : Machine의 호스트 이름 Host IP : Machine의 호스트 IP OS : Machine의 운영체제 정보 Kernel Version : Machine의 커넬 버전 |
| 3 | Environment | Environment 정보를 보여줍니다. |
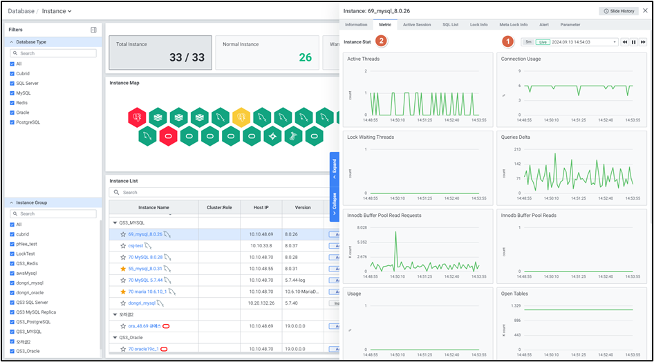
2) Metric
Instance Detail Slide(MySQL)의 Metric을 확인하는 화면입니다.

| 순번 | 항목 | 내용 |
|---|---|---|
| 1 | Global Time | 실시간을 포함한 최근 데이터를 모니터링합니다. Default 최근 5분 데이터를 보여줍니다. 13.4. Global Time 참고 |
| 2 | Instance Stat | Database 타입 MySQL의 인스턴스 지표를 보여줍니다. Active Threads : 현재 실행중인 Thread 수 Connection Usage : max connection 기준 대비, 현재 연결된 Connection 비율 Lock Waiting Threads : Lock 대기 Thread 수 Queries Delta : DB가 기동 된 이후부터 수행 된 전체 SQL 수의 변화량 Innodb Buffer Pool Read Requests : Buffer Pool 에서 읽은 블록 수 Innodb Buffer Pool Reads : Disk 에서 읽은 블록 수 Usage : redo usage 비율 Open Tables : DB 상 열린 테이블 수 Create Temp Disk Ratio : 임시 테이블이 물리적 disk에 생성 된 비율 Tps : 초당 트랜잭션의 수 Buffer Pool Hit Ratio : 총 메모리에서 InnoDB Buffer Pool이 차지하는 비율 (OS) Cpu Usage : CPU 사용률 (OS) Memory Used : 메모리 사용률 |
3) Active Session
Instance Detail Slide(MySQL)의 Active Session을 확인하는 화면입니다.

| 순번 | 항목 | 내용 |
|---|---|---|
| 1 | Help | Database 타입이 MySQL, PostgreSQL, SQL Server 인 경우 Active Session List 우측에 Help 아이콘 ![]() MySQL : Thread Data와 동일한 정보입니다. PostgreSQL : Active Backends Data와 동일한 정보입니다. SQL Server : Session Data와 동일한 정보입니다. |
| 2 | Filter | 필터 조건 따라 Active Session 목록을 보여줍니다. Or이나 And 조건으로 선택 가능합니다. |
| 3 | Multi Kill | 멀티 킬 버튼은 Default 비활성화 상태입니다. Grid에서 행을 체크한 뒤 클릭 시 |
| 4 | Get | |
| 5 | Option | 13.2. Default Monitoring 참고 |
| 6 | Active Session List | Active Session List을 Grid 형태로 보여줍니다. |
● Grid
| 순번 | 항목 | 내용 |
|---|---|---|
| 1 | Thread ID | Thread ID (클릭 시 6.1.8.3. Session Detail Slide 오픈) |
| 2 | Process ID | 서버 Process_id |
| 3 | User | 스레드 사용자 또는 스레드 이름 |
| 4 | Host | DB에 접속한 Client host 정보 |
| 5 | DB | 스레드가 수행된 DB명 |
| 6 | Digest | Digest (쿼리 식별자) |
| 7 | SQL Text | 접속한 Thread에서 수행한 SQL |
| 8 | Elapsed Time (sec) | SQL 수행 시간 |
| 9 | Query Start Time | SQL이 수행된 시작 시간 |
| 10 | Command | 스레드가 클라이언트를 대신하여 실행 중인 명령 유형 |
| 11 | State | 스레드가 수행 중인 작업을 나타내는 작업, 이벤트 또는 상태 |
| 12 | PID | 클라이언트 프로세스 ID |
| 13 | Program Name | 클라이언트 프로그램 이름 |
| 14 | Statement Latency (sec) | 명령문이 실행된 기간 |
| 15 | Progress | 진행 보고를 지원하는 단계에 대해 완료된 작업의 백분율 |
| 16 | Lock Latency (sec) | lock을 대기하는데 소요된 시간 |
| 17 | Rows Examined | 현재 명령문이 스토리지 엔진에서 읽은 행 수 |
| 18 | Rows Sent | 현재 명령문에서 반환된 행 수 |
| 19 | Rows Affected | 현재 명령문의 영향을 받는 행 수 |
| 20 | Tmp Tables | 현재 명령문에 의해 생성된 내부 메모리 내 임시 테이블의 수 |
| 21 | Tmp Disk Tables | 현재 명령문에 의해 생성된 내부 디스크 상의 임시 테이블 수 |
| 22 | Full Scan | 현재 명령문에서 수행한 전체 테이블 스캔 수 |
| 23 | Last Statement Latency (sec) | 마지막 명령문이 실행된 시간 |
| 24 | Current Memory | 스레드가 할당한 바이트 수 |
| 25 | Last Wait | 스레드에 대한 가장 최근의 대기 이벤트 이름 |
| 26 | Last Wait Latency (sec) | 스레드에 대한 가장 최근 대기 이벤트의 대기 시간 |
| 27 | Source | 이벤트를 생성한 계측 코드가 포함된 소스 파일 및 줄 번호 |
| 28 | Trx Latency (sec) | 스레드에 대한 현재 트랜잭션의 대기 시간 |
| 29 | Trx State | 스레드에 대한 현재 트랜잭션의 상태 |
| 30 | Trx Autocommit | 현재 트랜잭션이 시작될 때 자동 커밋 모드가 활성화되었는지 여부 |
4) SQL List
Instance Detail Slide(MySQL)의 SQL List을 확인하는 화면입니다.

| 순번 | 항목 | 내용 |
|---|---|---|
| 1 | Global Time | 실시간을 포함한 최근 데이터를 모니터링합니다. Default 최근 10분 데이터를 보여줍니다. 13.4. Global Time 참고 |
| 2 | Search | Database 타입이 MySQL인 경우 SQL 목록에서 DB, Digest, SQL Text을 검색합니다. 대소문자 구분 없이 입력합니다. Search 결과가 없을 경우 ‘No data.’를 보여줍니다. |
| 3 | Toggle | Database 타입이 MySQL인 경우 우측 상단 토글 버튼 클릭을 통해 합계, 평균으로 변환합니다. Latency (sec) Rows Examined Rows Sent Rows Sorted Tmp Tables Tmp Disk Tables Sort Merge Passes Error Count |
| 4 | Option | 13.2. Default Monitoring 참고 |
| 5 | SQL List | SQL List을 Grid 형태로 보여줍니다. |
● Grid
| 순번 | 항목 | 내용 |
|---|---|---|
| 1 | DB | 데이터베이스명 |
| 2 | Digest | Digest (쿼리 식별자) (클릭 시 6.1.9.3. SQL Detail Slide 오픈) |
| 3 | SQL Text | 수행된 SQL 쿼리 (클릭 시 SQL 전체 텍스트 팝업 오픈) |
| 4 | Latency (sec) | 명령문이 실행된 기간 |
| 5 | Rows Examined | 현재 명령문이 스토리지 엔진에서 읽은 행 수 |
| 6 | Rows Sent | 현재 명령문에서 반환된 행 수 |
| 7 | Rows Sorted | 명령문(SQL_TEXT)으로 Sort한 행의 수 |
| 8 | Tmp Tables | 현재 명령문에 의해 생성된 내부 메모리 내 임시 테이블의 수 |
| 9 | Tmp Disk Tables | 현재 명령문에 의해 생성된 내부 디스크 상의 임시 테이블 수 |
| 10 | Sort Merge Passes | 정렬할 레코드의 건수가 소프 버퍼로 할당된 공간보다 커 정렬해야 할 레코드를 여러 조각으로 나누었다가 병합한 횟수 |
| 11 | Error Count | 인덱스를 사용하지 않고 테이블 스캔을 수행한 수 |
| 12 | Max Latency (sec) | 가장 오래 대기한 시간 |
| 13 | First Seen | 에러가 처음 발생한 시간 |
| 14 | Executions | 명령문이 실행된 횟수 |
| 15 | Ratio (%) | Latency의 비율 (SUM(s.total_latency) / SUM(SUM(s.total_latency)) OVER () * 100) |
5) Lock Info
Instance Detail Slide(MySQL)의 Lock Info을 확인하는 화면입니다.

| 순번 | 항목 | 내용 |
|---|---|---|
| 1 | Filter | 필터 조건 따라 Lock Session 목록을 보여줍니다. Or이나 And 조건으로 선택 가능합니다. |
| 2 | Multi Kill | 멀티 킬 버튼은 Default 비활성화 상태입니다. Grid에서 행을 체크한 뒤 클릭 시 |
| 3 | Get | |
| 4 | Option | 13.2. Default Monitoring 참고 |
| 5 | Lock Session List | Lock Session List을 Grid 형태로 보여줍니다. |
● Grid
| 순번 | 항목 | 내용 |
|---|---|---|
| 1 | Collect Time | exemONE 수집 시간 |
| 2 | DB Name | lock 이 발생한 DB |
| 3 | Elapsed Time (sec) | lock tread 수행 시간 |
| 4 | Holder Info | lock holder 정보 (holder trx_id, 와 Holder 여부 표시) |
| 5 | Host | lock을 유발한 client host |
| 6 | Instance ID | 인스턴스 ID |
| 7 | Lock Mode | mysql lock mode |
| 8 | Lock Table | lock 이 발생한 table 명 |
| 9 | Lock Trx ID | lock transaction_id |
| 10 | Lock Type | mysql lock type |
| 11 | Process ID | 프로세스 ID |
| 12 | SQL Text | lock 이 걸린 SQL_TEXT |
| 13 | Start Time | SQL이 수행된 시작 시간 |
| 14 | Thread ID | Thread ID (클릭 시 6.1.8.3. Session Detail Slide 오픈) |
| 15 | User | lock 이 발생한 user |
6) Meta Lock Info
Instance Detail Slide(MySQL)의 Meta Lock Info를 확인하는 화면입니다.

| 순번 | 항목 | 내용 |
|---|---|---|
| 1 | Filter | 필터 조건 따라 Lock Session 목록을 보여줍니다. Or이나 And 조건으로 선택 가능합니다. |
| 2 | Multi Kill | 멀티 킬 버튼은 Default 비활성화 상태입니다. Grid에서 행을 체크한 뒤 클릭 시 |
| 3 | Get | |
| 4 | Option | 13.2. Default Monitoring 참고 |
| 5 | Meta Lock Session List | Meta Lock Session List을 Grid 형태로 보여줍니다. |
● Grid
| 순번 | 항목 | 내용 |
|---|---|---|
| 1 | Start Time | 세션 시작 시간 |
| 2 | Collect Time | 수집 시간 |
| 3 | Lock Wait Time(sec) | Wait session의 대기 소요 시간 |
| 4 | Lock Status | Lock session 상태 |
| 5 | Blocking Engine Transaction ID | Lock 트랜잭션 ID |
| 6 | Engine Transaction ID | 트랜잭션 ID |
| 7 | Thread ID | Thread ID |
| 8 | Processlist ID | 서버 프로세스 ID |
| 9 | SQL Text | 수행된 쿼리 SQL Text |
| 10 | Name | MySQL Lock Name |
| 11 | Lock Type | MySQL Lock 타입 |
| 12 | Processlist User | 스레드와 연관된 사용자명 |
| 13 | Processlist Host | 스레드와 연관된 호스트 정보 |
| 14 | Processlist DB | 스레드의 데이터베이스 사용자명 |
| 15 | Processlist Command | 스레드가 실행한 명령 유형 |
| 16 | Processlist Time (sec) | 스레드가 현재 상태로 변경된 시간 |
| 17 | Processlist State | 스레드 동작, 이벤트 상태 |
| 18 | Parent Thread ID | 해당 스레드가 하위 스레드인 경우, 상위 스레드 ID |
| 19 | Connection Type | 연결 설정에 사용된 프로토콜 |
| 20 | Thread OS ID | OS에 정의된 스레드 식별 ID |
| 21 | Trx Wait Started | 트랜잭션 대기 시작 시간 |
| 22 | Trx State | 트랜잭션 상태 |
| 23 | Trx Started | 트랜잭션 시작 시간 |
| 24 | Trx Operation State | 트랜잭션 현재 상태 |
| 25 | Trx Rows Locked | 트랜잭션에 의해 잠긴 행 수 |
| 26 | Trx Rows Modified | 트랜잭션에서 수정/삽입된 행 수 |
| 27 | Lock Mode v57 | MySQL v5.7 이하 Lock Mode |
| 28 | Lock Type v57 | MySQL v5.7 이하 Lock Type |
| 29 | Lock Table v57 | MySQL v5.7 이하 Lock Table |
7) Alert
Instance Detail Slide(MySQL)의 Alert를 확인하는 화면입니다.

| 순번 | 항목 | 내용 |
|---|---|---|
| 1 | Global Time | 모니터링 재생 여부를 선택합니다. 실시간 데이터만 조회 가능합니다. 13.4. Global Time 참고 |
| 2 | Search | Alert 로그에서 Alert Name을 검색합니다. 대소문자 구분 없이 입력합니다. Search 결과가 없을 경우 ‘No data.’를 보여줍니다. |
| 3 | Option | 13.2. Default Monitoring 참고 |
| 4 | Alert Logs | Alert 로그의 목록을 Grid로 보여줍니다. |
8) Parameter
Instance Detail Slide(MySQL)의 Parameter를 확인하는 화면입니다.

| 순번 | 항목 | 내용 |
|---|---|---|
| 1 | Title | Instance 목록에서 클릭한 Instance의 이름을 보여줍니다. |
| 2 | Slide History | 13.3. Detail Slide 참고 |
| 3 | Close | |
| 4 | Search | Parameter List 에서 Parameter Name 검색합니다. 대소문자 구분 없이 입력합니다. Search 결과가 없을 경우 ‘No Data’를 보여줍니다. |
| 5 | Get | |
| 6 | Option | 13.2. Default Monitoring 참고 |
| 7 | Parameter List | Parameter를 Grid로 보여줍니다. 우측에 Parameter List를 불러온 시각을 보여줍니다. |
● Grid
| 순번 | 항목 | 내용 |
|---|---|---|
| 1 | Parameter Name | Parameter 명 (클릭 시 6.1.10. Parameter Detail Slide 오픈) |
| 2 | Current Value | Parameter 설정 값 |
9) Cloud Event
Instance Detail Slide(MySQL)의 Cloud Event를 확인하는 화면입니다.

| 순번 | 항목 | 내용 |
|---|---|---|
| 1 | Global Time | 모니터링 재생 여부를 선택합니다. 실시간 데이터만 조회 가능합니다. 13.4. Global Time 참고 |
| 2 | Search | Alert 로그에서 Alert Name을 검색합니다. 대소문자 구분 없이 입력합니다. Search 결과가 없을 경우 ‘No data.’를 보여줍니다. |
| 3 | Option | 13.2. Default Monitoring 참고 |
| 4 | Alert Logs | Alert 로그의 목록을 Grid로 보여줍니다. |
● Grid
| 순번 | 항목 | 내용 |
|---|---|---|
| 1 | Time | 데이터가 수집된 시간 |
| 2 | Alert Type | Alert 유형 |
| 3 | Alert Name | Alert 이름 |
| 4 | Level | Alert Level |
| 5 | Value | Alert 값 |
| 6 | Description | Alert 설명 |
