Altibase
1) Information
Instance Detail Slide(Altibase)의 Information을 확인하는 화면입니다.

| 순번 | 항목 | 내용 |
|---|---|---|
| 1 | Agent | Agent 정보를 보여줍니다. Instance Name : Instance 이름 Status : Instance 상태 Instance Group Name : exemONE에 등록 된 Instance 그룹 이름 DB Version : DBMS 버전 Agent Version : 연결된 에이전트 버전 Last Boot Time : Agent가 기동 된 Time Uptime : Agent가 실행되고 난 후부터 지금까지의 Time(일) |
| 2 | Machine | Machine 정보를 보여줍니다. Host Name : Machine의 호스트 이름 Host IP : Machine의 호스트 IP OS : Machine의 운영체제 정보 Kernel Version : Machine의 커넬 버전 |
| 3 | Replication Map | Instance에 연결된 Replication 정보를 표시합니다. |
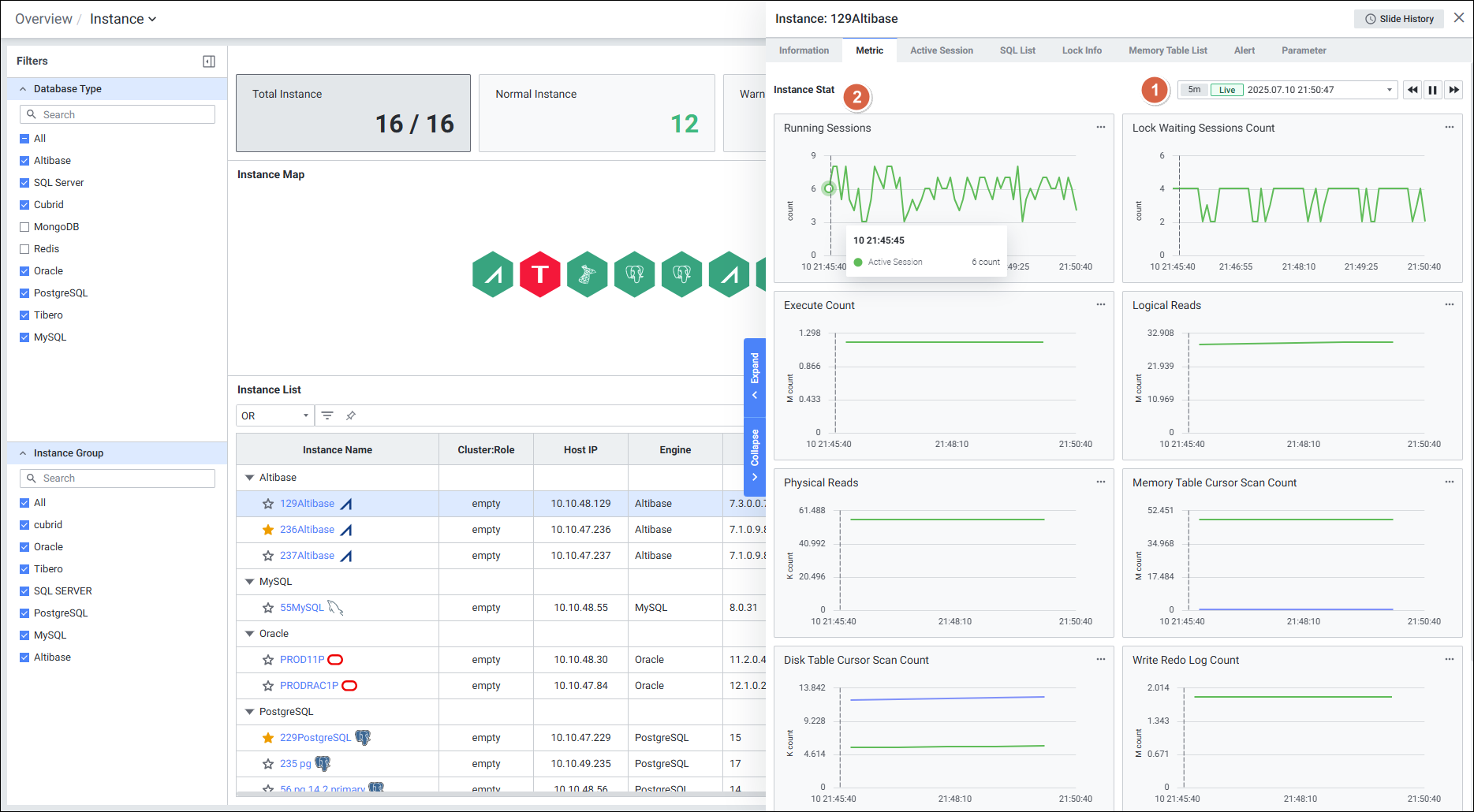
2) Metric
Instance Detail Slide(Altibase)의 Metric을 확인하는 화면입니다.

| 순번 | 항목 | 내용 |
|---|---|---|
| 1 | Global Time | 실시간을 포함한 최근 데이터를 모니터링합니다. Default 최근 5분 데이터를 보여줍니다. |
| 2 | Instance Stat | Database 타입 Altibase의 인스턴스 지표를 보여줍니다. |
3) Active Session
Instance Detail Slide(Altibase)의 Active Session을 확인하는 화면입니다.

| 순번 | 항목 | 내용 |
|---|---|---|
| 1 | Multi Kill | 멀티 킬 버튼은 Default 비활성화 상태입니다. Grid에서 행을 체크한 뒤 |
| 2 | Get | |
| 3 | Search | Active Session List 목록을 검색합니다. 대소문자 구분 없이 입력합니다. Search 결과가 없을 경우 ‘No data.’를 보여줍니다. |
| 4 | Active Session List | Active Session List을 Grid 형태로 보여줍니다. |
4) SQL List
Instance Detail Slide(Altibase)의 SQL List를 확인하는 화면입니다.

| 순번 | 항목 | 내용 |
|---|---|---|
| 1 | Global Time | 실시간을 포함한 최근 데이터를 모니터링합니다. Default 최근 10분 데이터를 보여줍니다. 13.4. Global Time 참고 |
| 2 | Search | SQL List 목록을 검색합니다. 대소문자 구분 없이 입력합니다. Search 결과가 없을 경우 ‘No data.’를 보여줍니다. |
| 3 | SQL List | SQL List을 Grid 형태로 보여줍니다. |
5) Lock Info
Instance Detail Slide(Altibase)의 Lock Info를 확인하는 화면입니다.

| 순번 | 항목 | 내용 |
|---|---|---|
| 1 | Multi Kill | 멀티 킬 버튼은 Default 비활성화 상태입니다. Grid에서 행을 체크한 뒤 |
| 2 | Get | |
| 3 | Search | Lock Session List 목록을 검색합니다. 대소문자 구분 없이 입력합니다. Search 결과가 없을 경우 ‘No data.’를 보여줍니다. |
| 4 | Lock Session List | Lock Session List을 Grid 형태로 보여줍니다. |
6) Memory Table List
Instance Detail Slide(Altibase)의 Memory Table List를 확인하는 화면입니다.

| 순번 | 항목 | 내용 |
|---|---|---|
| 1 | Get | |
| 2 | Search | Memory Table Usage Status 목록을 검색합니다. 대소문자 구분 없이 입력합니다. Search 결과가 없을 경우 ‘No data.’를 보여줍니다. |
| 3 | Memory Table Usage Status | Memory Table Usage Status를 Grid 형태로 보여줍니다. |
7) Alert
Instance Detail Slide(Altibase)의 Alert를 확인하는 화면입니다.

| 순번 | 항목 | 내용 |
|---|---|---|
| 1 | Global Time | 모니터링 재생 여부를 선택합니다. 실시간 데이터만 조회 가능합니다. |
| 2 | Search | Alert 로그에서 Alert Name을 검색합니다. 대소문자 구분 없이 입력합니다. Search 결과가 없을 경우 ‘No data.’를 보여줍니다. |
| 3 | View | 목록 뷰를 List or Chart 형태로 제공합니다. |
| 4 | Rule List | Alert Rule 목록을 Grid로 보여줍니다. |
8) Parameter
Instance Detail Slide(Altibase)의 Parameter를 확인하는 화면입니다.

| 순번 | 항목 | 내용 |
|---|---|---|
| 1 | Get | |
| 2 | Search | Parameter List 에서 Parameter Name 검색합니다. 대소문자 구분 없이 입력합니다. Search 결과가 없을 경우 ‘No Data’를 보여줍니다. |
| 3 | Parameter List | Parameter를 Grid로 보여줍니다. 우측에 Parameter List를 불러온 시각을 보여줍니다. |
Replication Detail
1) Information
인스턴스에 연결된 레플리케이션의 디테일의 정보를 표시하는 화면입니다.

| 순번 | 항목 | 내용 |
|---|---|---|
| 1 | Connection Relationships | Sender 및 Receiver 정보를 맵으로 표시합니다. |
| 2 | Replication Information | Replication 정보를 표시합니다. Replication Name : 레플리케이션 명 Instnace Name : 인스턴스 명 Instance Group Name : exemONE에 등록 된 Instance 그룹 이름 Remote IP : 원격지 IP Sender Status : 송신 상태 Receiver Status : 수신 상태 Conflict Resolution : 충돌 방지 유형 Local Table : 연결된 로컬 테이블명 Remote Table : 연결될 원격지 테이블명 |
| 3 | Sender Information | 송신 서버 정보를 표시합니다. Sender IP : 송신 서버 IP Sender Port : 송신 서버 포트 Peer IP : 연결된 서버 IPD Peer Port : 연결된 서버 포트 Status : 동작 상태 Network : 네트워크 상태 Mode : 레플리케이션 모드 |
| 4 | Receiver Information | 수신 서버 정보를 표시합니다. Receiver IP : 수신 서버 IP Receiver Port : 수신 서버 포트 Peer IP : 연결된 서버 IPD Peer Port : 연결된 서버 포트 |
2) Metric
인스턴스에 연결된 레플리케이션의 디테일의 Metric을 표시하는 화면입니다.

| 순번 | 항목 | 내용 |
|---|---|---|
| 1 | Global Time | 실시간을 포함한 최근 데이터를 모니터링합니다. Default 최근 5분 데이터를 보여줍니다. |
| 2 | Replication Stat | Database 타입 Altibase의 Replication 지표를 보여줍니다. |