exemONE Databbase SingleStore 성능 분석
1. 개요
메뉴 경로: Performance Analysis > Database > SingleStore
2. SQL Analysis
2-1. Top-N Analysis
Stacked Area Chart를 활용하여 특정 기간 동안의 Top SQL을 조회하는 기능을 제공합니다.

1) Search Panel

| 순번 | 항목 | 내용 |
|---|---|---|
| 1 | Reset | 검색 조건을 초기화합니다. |
| 2 | Cluster | 클러스터를 선택합니다. |
| 3 | Time | 기간 버튼 및 달력 UI를 이용하여 조회 기간 및 시간을 설정합니다. |
| 4 | Group By | Group By 조건을 확인할 수 있습니다. |
| 5 | SQL List | Top SQL 데이터의 Order By 조건 및 Top 을 설정합니다. |
| 6 | Filter | Top SQL의 Activity Type으로 Filter 값을 설정니다. |
2) Search Bar

| 순번 | 항목 | 내용 |
|---|---|---|
| 1 | Search | 클릭 시 검색 패널이 나타납니다. |
| 2 | Filter Label | 검색 패널에서 선택한 조건은 상단에 텍스트로 표시됩니다. |
3) Chart

| 순번 | 항목 | 내용 |
|---|---|---|
| 1 | 마우스 오버 | 마우스 오버 시 툴팁과 인디케이터를 보여줍니다. |
4) Top Query

| 순번 | 항목 | 내용 |
|---|---|---|
| 1 | Filter | 필터 조건 따라 Top Query 목록을 보여줍니다. Or이나 And 조건으로 선택 가능합니다. |
| 2 | Toggle | 토글 버튼 클릭을 통해 합계, 평균으로 변환합니다. |
| 3 | Grid | 검색 패널의 조건에 따라 Top Query 를 보여줍니다. |
3. Performance Analysis
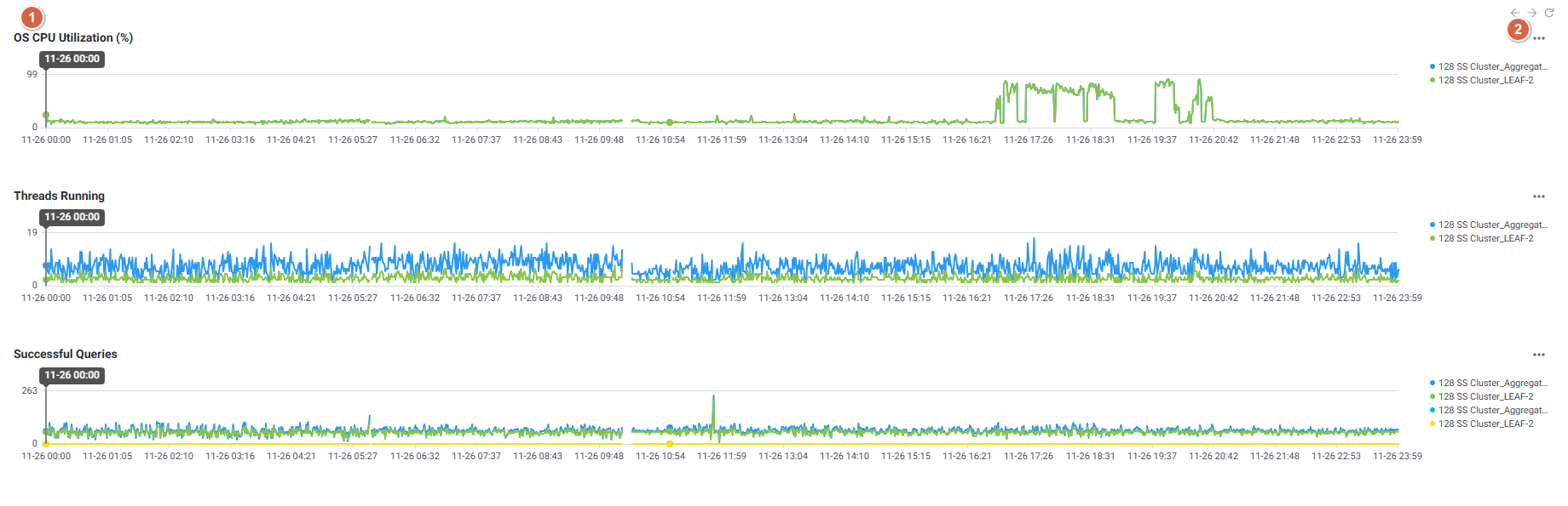
3-1. Trend Analysis
날짜 별, 시간 별 성능 추이 확인이 가능한 화면으로, 특정 시점의 정밀한 성능 분석 기능을 제공합니다.

1) Search Panel

| 순번 | 항목 | 내용 |
|---|---|---|
| 1 | 3 Reset | 검색 조건을 초기화합니다. |
| 2 | Cluster | 클러스터를 선택합니다. |
| 3 | Time | 기간 버튼 및 달력 UI를 이용하여 조회 기간 및 시간을 설정합니다. |
2) Search Bar

| 순번 | 항목 | 내용 |
|---|---|---|
| 1 | Search | 클릭 시 검색 패널이 나타납니다. |
| 2 | Filter Label | 검색 패널에서 선택한 조건은 상단에 텍스트로 표시됩니다. |
3) Trend Chart
데이터베이스 주요 지표 Trend를 표시하며 주요 성능 지표에 대한 모니터링이 가능한 화면입니다.

| 순번 | 항목 | 내용 |
|---|---|---|
| 1 | Chart | 검색 패널에서 조회한 대상, 기간에 맞춰 차트를 보여줍니다. Chart에 인디케이터가 나타나고, 인디케이터가 위치한 시점의 날짜와 시간을 툴팁으로 보여줍니다. |
| 2 | Stat Change | 각 차트 명 우측 상단 아이콘을 클릭하여 지표를 변경합니다. 차트 명 클릭 시 ‘Stat Chart Option’ 팝업창이 나타납니다. |
4) Grid
하단에는 선택된 시간 범위에서 Active Query, SQL Summary, Event History 등의 다양한 관점에서 장애 원인을 분석할 수 있습니다.
4-1) Active Query
클릭 시점에 수집된 Active Query 정보 확인이 가능합니다.

| 순번 | 항목 | 내용 |
|---|---|---|
| 1 | Filter | 필터 조건 따라 Active Query 목록을 보여줍니다. Or이나 And 조건으로 선택 가능합니다. |
| 2 | Grid | Active Query 정보를 Grid 형태로 보여줍니다. |
| 3 | Time Navigation | Grid 하단에 데이터 조회 시각 정보와 시간 클릭 버튼을 제공합니다. |
4-2) SQL Summary
조회 기간에 수집된 SQL Summary 확인이 가능합니다.

| 순번 | 항목 | 내용 |
|---|---|---|
| 1 | Filter | 필터 조건 따라 SQL Summary 목록을 보여줍니다. Or이나 And 조건으로 선택 가능합니다. |
| 2 | SelectBox | Activity Type으로 Filter 하는 기능입니다. |
| 3 | Toggle | 토글 버튼 클릭을 통해 합계, 평균으로 변환합니다. |
| 4 | Grid | SQL Summary 정보를 Grid 형태로 보여줍니다. |
4-3) Event History
조회 기간에 수집된 Event History 확인이 가능합니다.

| 순번 | 항목 | 내용 |
|---|---|---|
| 1 | Filter | 필터 조건 따라 Event History 목록을 보여줍니다. Or이나 And 조건으로 선택 가능합니다. |
| 2 | Grid | Event History 정보를 보여줍니다. |
관련 문서
참고 문서