본문으로 건너뛰기

Redis 모니터링

exemONE Redis 모니터링 상세 가이드

1. 지원 버전

  • Redis 3.0.0 이상 버전을 지원합니다.

2. 필수 권한

기본 모니터링 권한

다음 4가지 명령어 권한이 필요합니다:

권한설명
INFORedis 서버 정보 및 통계 조회
PING서버 연결 상태 확인
CLUSTER클러스터 상태 및 구성 조회
CLIENT클라이언트 목록 및 정보 조회

추가 권한 (Slow Query 수집 시)

  • SLOWLOG 설정이 되어 있는 경우, Slow Query 수집을 위해 SLOWLOG 권한을 추가로 부여해야 합니다.

버전별 권한 설정

Redis 6.0 이상 (ACL 지원)

Redis 6.0 이상에서는 ACL(Access Control List)을 통해 사용자별 권한을 설정합니다:

ACL SETUSER user on >password +INFO +PING +CLUSTER +CLIENT +SLOWLOG

Redis 6.0 미만

  • Redis 6.0 미만 버전에서는 user 개념이 없으므로, IP, Port, Password만으로 모니터링이 가능합니다.
  • redis.confrequirepass 설정만 되어 있으면 접속 및 모니터링이 가능합니다.

3. 사전 설정

3-1. Slowlog 설정

redis.conf 설정 시 Redis 재기동이 필요합니다.

slowlog-log-slower-than n -- n(μs) 이상 실행된 쿼리 기록
slowlog-max-len n -- 최대 n(개)의 slowlog 저장
파라미터설명예시
slowlog-log-slower-than지정한 시간(마이크로초, μs) 이상 실행된 명령어를 Slow Query로 기록slowlog-log-slower-than 10000 (10ms 이상)
slowlog-max-len저장할 Slow Query의 최대 개수slowlog-max-len 128

3-2. Latency Stats 설정

redis.conf 설정 시 Redis 재기동이 필요합니다.

latency-monitor-threshold n -- 지연 시간이 n(ms) 이상 발생하면 기록
파라미터설명예시
latency-monitor-threshold지정한 시간(밀리초, ms) 이상의 지연이 발생하면 기록latency-monitor-threshold 100 (100ms 이상)

모니터링 확인

Instance Detail Slide

(1) Information

Agent: Instance Name, Status, Instance Group Name, DB Version, Last Boot Time, Uptime Machine: Host Name, Host IP, OS Cluster: Node ID, Status, Master Nodes, All Nodes

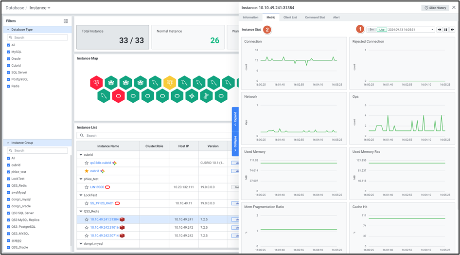
(2) Metric

  • Default로 최근 5분 데이터를 표시하며, 인스턴스 지표를 모니터링합니다.

(3) Client List

  • 클라이언트 목록을 모니터링합니다.
  • 주요 항목: Addr, ID, Laddr, Fd, Name, Age,Idle, Flags, DB, Sub, Psub, Ssub, Multi, Obuf, Obuf free, Argv Mem, Multi Mem, Obl, Oll, Omem, Top Mem, Events, Cmd, User, Redir, Resp

(4) Command Stat

  • 커맨드 목록 및 Stat을 조회합니다.
  • 주요 항목: Command, Calls, Usec, Usec Per Call, Rejected Calls, Failed Calls

(5) Key Browser

  • key-value 데이터 현황을 모니터링합니다.

참고 문서: