exemONE PostgreSQL 모니터링 기능 상세 설명
1. Single View (PostgreSQL)
Single View는 실시간으로 특정 하나의 데이터베이스에 대해 다양한 관점에서 성능 상태를 확인할 수 있는 화면입니다.
주요 기능 개요
- CPU 및 Connection 정보 확인
- Slow Query 분석
- 데이터베이스 성능 지표의 Trend 확인
- 최근 10분 동안 급증한 SQL, Event 지표 확인
- Table/Index Scan 비율 확인
- 사용자 Alert, Vacuum, Replication, Checkpoint 등 주요 관리 포인트 확인
- Temp, Tablespace Size, 변경된 Parameter, 통계정보 등 추가 관리 포인트 확인

화면 구성
| 순번 | 항목 | 내용 | 비고 |
|---|---|---|---|
| 1 | Grouping Summary | 데이터베이스 지표, Event통계, SQL 실행 정보, Object scan type별 집계 등 다양한 관점의 집계된 데이터를 통해 장애 원인을 추적할 수 있습니다. | [고정 영역] 헤더 > Database 선택과 관계 없이 인스턴스 레벨의 데이터를 표현합니다. Instance 레벨의 수집 지표 및 하위 Database 지표의 합산 값 |
| - | Overview | 데이터베이스 전체 Connection에 대한 사용 패턴과 각 사용 상태에 대한 Backends 정보, CPU, Memory 사용률을 제공합니다. | |
| 2 | Real Time Monitor | 데이터베이스의 활동성 및 지연에 관한 지표들을 이용하여 Chart 형식의 모니터링을 할 수 있습니다. 기본적으로 4개의 주요 성능 지표에 대해 모니터링이 가능하며, 시스템 및 업무 특성에 따라 원하는 성능 지표로 변경 및 확장이 가능합니다. | [가변 영역] 헤더에서 선택한 Database에 대한 데이터를 표현합니다. |
| 3 | Session Tab | Single View 화면 하단 Session Tab 버튼을 클릭하면 슬라이드 아웃 형태로 Backend 목록을 확인할 수 있습니다. Overview나 Trend Chart를 통해 데이터베이스의 비정상적인 상태를 인지했을 때, Active Backends, Lock Backends 정보를 확인하여 원인이 되는 Backends를 찾을 수 있고, 필요하다면 강제로 종료할 수 있습니다. | |
| 4 | Database SelectBox | Instance 내 포함된 Database 중 Real Time Monitor(가변 영역) 모니터링 대상 Database를 선택합니다. |
1-1) Grouping Summary
데이터베이스 지표, Event통계, SQL 실행 정보, Object scan type별 집계 등 다양한 관점의 집계된 데이터를 통해 장애 원인을 추적합니다.
Statistics & Event
Overview나 Trend 항목에서 비정상적인 상황을 인지했을 때, 최근 급증한 데이터베이스 지표를 확인하여 원인을 추적할 수 있습니다.
- Statistics: PostgreSQL에서 제공하는 성능 관련 지표
- Event: PostgreSQL에서 제공하는 대기 관련 지표
Top Diff Statistics(Sum) for 10 min 최근 10분 데이터를 비교하여 변화량을 기준으로 비율이 가장 높은 지표 Top 5를 보여줍니다. 지표명/변동 비율/변동값 순으로 정보를 확인할 수 있습니다.

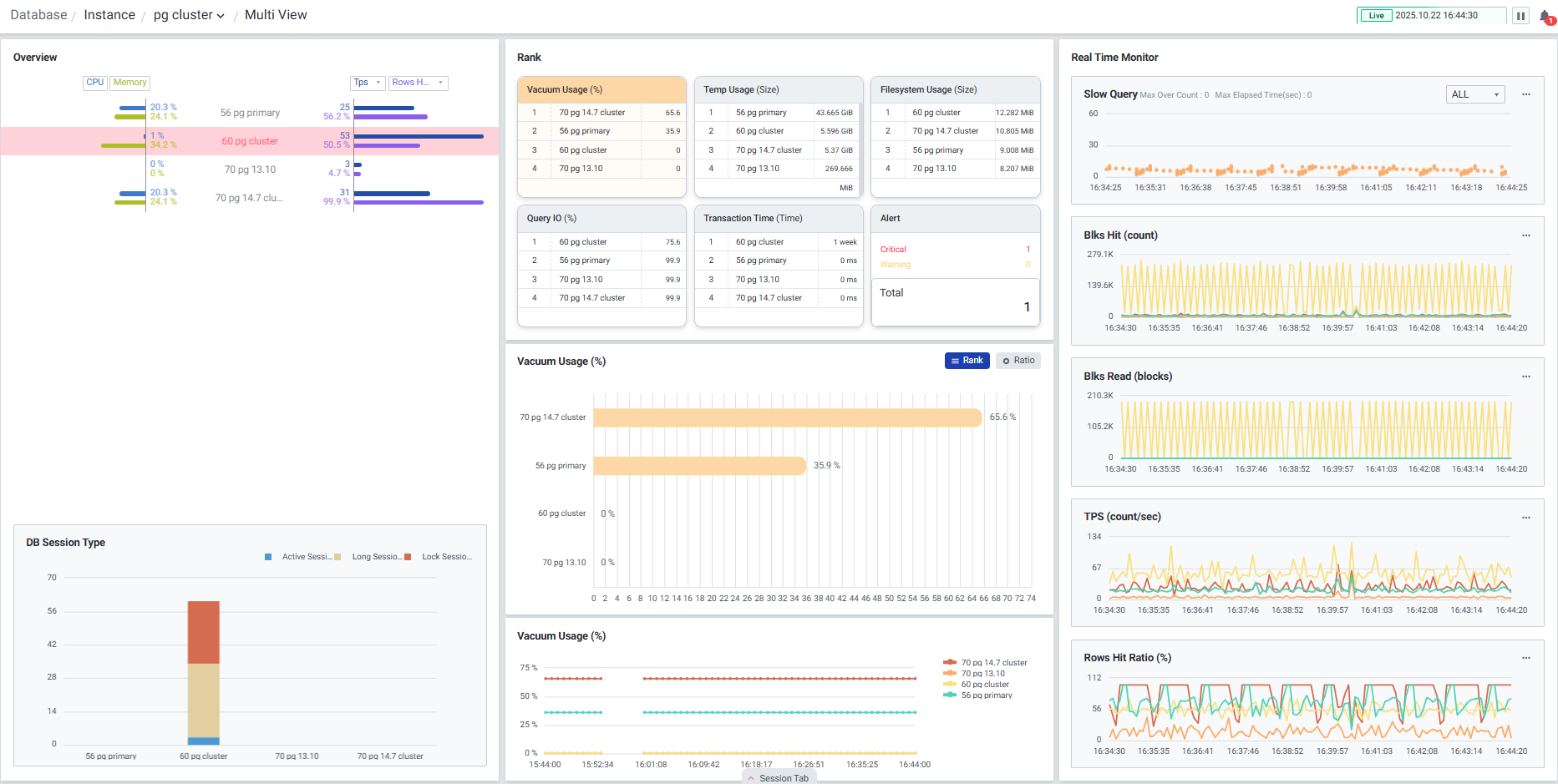
2. Multi View (PostgreSQL)
Multi View는 다수의 PostgreSQL 서버를 모니터링할 수 있는 화면입니다. 하나의 데이터베이스가 선택되면 Overview, DB Session Type, Rank 등 선택된 데이터베이스의 데이터만으로 변경되어 단일 데이터베이스에 대한 집중적인 모니터링이 가능합니다. 상단 브레드크럼을 이용하여 폴더 변경이 가능합니다.
Multi View는 Instance 관점에서의 모니터링 화면으로, 각 Instance 레벨의 지표 및 각 Instance의 내부 Database 지표의 합산값을 모니터링할 수 있습니다.

2-1) Overview
폴더에 속한 인스턴스의 CPU, Memory, 주요 성능 지표를 함께 확인할 수 있습니다. 목록에서 인스턴스 클릭 시 선택한 인스턴스가 하이라이트 되며, 다른 지표들도 선택한 인스턴스의 데이터를 하이라이트로 볼 수 있습니다.

2-2) DB Session Type
Active Session, Long Session, Lock Session을 색상으로 구분하여 실시간으로 각 Session 상태의 Count를 확인할 수 있습니다.

2-3) Rank
주요 성능 6가지를 선별하여 직관적인 모니터링이 가능합니다. 타이틀 클릭 시 인스턴스 별 순위, 등록된 인스턴스들의 성능 데이터를 비교하여 인스턴스 별 비율과 10분 추이를 확인할 수 있습니다.

Vacuum Usage(%)
Vacuum age 사용률을 보여줍니다. 인스턴스 클릭 시 Dead Tuple 수가 높은 Object를 확인할 수 있는 'Top 10 Object List' 팝업창으로 연계됩니다.
"Top 10 Object List" 우측 상단 Order by 리스트에서 항목 별 (Scan Count, Scan Ratio, Age, Dead Tuple Ratio, Analyze Time) 내림차순으로 정렬할 수 있습니다.

Top 10 Object List Grid
| 순번 | 항목 | 내용 |
|---|---|---|
| 1 | Rank | 순위 |
| 2 | Schema Name | Schema 이름 |
| 3 | Object Name | Object 이름 |
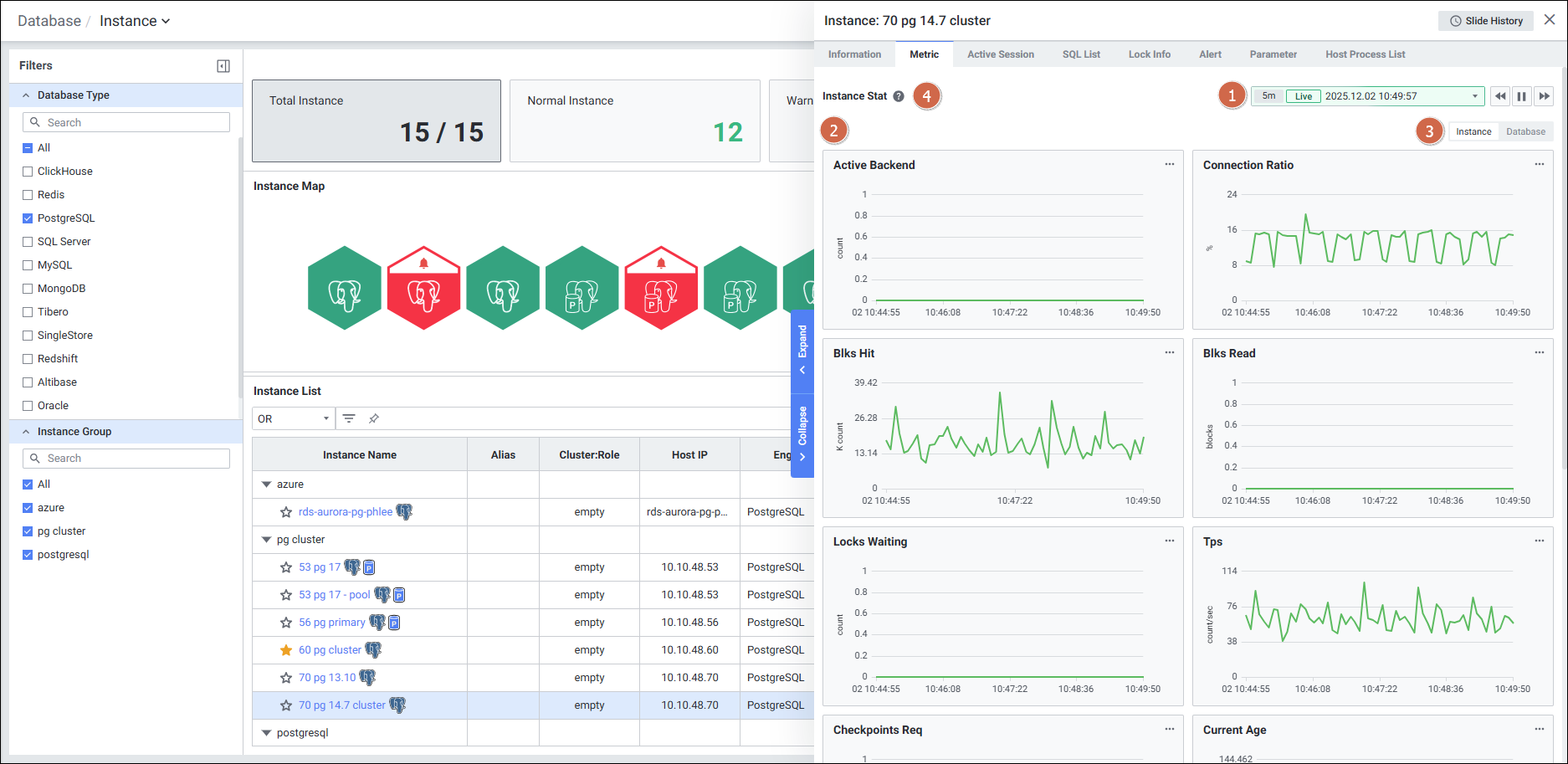
3. Instance Detail Slide (PostgreSQL)
Instance Detail Slide는 PostgreSQL 인스턴스의 상세 정보를 탭 형식으로 확인하는 화면입니다.
탭 구성
| 탭 | 설명 |
|---|---|
| Information | Agent 정보 및 Machine 정보 확인 |
| Metric | 주요 성능 지표 모니터링 |
| Active Session | 현재 실행 중인 세션 목록 확인 |
| Event | 대기 이벤트 정보 확인 |
| SQL List | 실행 중인 SQL 목록 확인 |
| Lock Info | Lock 관련 정보 확인 |
| Alert | 알림 정보 확인 |
| Parameter | DB 파라미터 정보 확인 |
3-1) Information 탭
Instance Detail Slide(PostgreSQL)의 Information을 확인하는 화면입니다.

| 순번 | 항목 | 내용 |
|---|---|---|
| 1 | Agent | Agent 정보를 보여줍니다. Instance Name, Status, Instance Group Name, Agent Version, DB Engine, DB Version, Last Boot Time, Uptime, Database List(Database Name, Default DB, Status, User) |
| 2 | Machine | Machine 정보를 보여줍니다. Host Name, Host IP, OS, Kernel Version |
3-2) Metric 탭
Instance Detail Slide(PostgreSQL)의 Metric을 확인하는 화면입니다.

| 순번 | 항목 | 내용 |
|---|---|---|
| 1 | Global Time | 실시간을 포함한 최근 데이터를 모니터링합니다. Default 최근 5분 데이터를 보여줍니다. |
| 2 | Instance Stat | 선택된 관점으로 PostgreSQL의 지표를 보여줍니다. Active Backend(실행 중인 Backend), Connection Ratio(max_connection 대비 connection 사용 비율), Blks Hit(메모리에서 읽은 블록 수), Blks Read(디스크에서 읽은 블록 수), Locks Waiting(락 대기 Session 수), Tps(초당 트랜잭션의 수), Checkpoints Req(Active Backend가 요청한 checkpoint 수), Current Age(현재 object의 age 중 최댓값) |
3-3) Session Detail Slide (연계 화면)
Instance Detail Slide > Active Session 탭 > PID 클릭 시 나타나는 세션 상세 화면입니다.

| 순번 | 항목 | 내용 |
|---|---|---|
| 1 | Title | 목록에서 클릭한 PID 이름을 보여줍니다. |
| 2 | Session Information | 세션의 정보를 보여줍니다. |
| 3 | Active Session History | 해당 페이지 세션의 이력을 확인합니다. |
| 4 | Option | Grid의 옵션을 보여줍니다. |
| 5 | Filter | 필터 조건에 따라 Active Session History 목록을 보여줍니다. Or이나 And 조건으로 선택 가능합니다. |
| 6 | SQL Performance Details | 액티브 세션 과거 이력에서 선택된 SQL의 Full Text와 Plan를 보여줍니다. |
Title 영역 상세
| 순번 | 항목 | 내용 |
|---|---|---|
| 1 | Back | 클릭 시 디테일 슬라이드가 닫히고 이전 화면을 보여줍니다. |
| 2 | Session ID | 조회한 Session ID 정보를 표시합니다. |
| 3 | Slide History | Detail Slide 이력 참고 |
| 4 | Close | 클릭 시 디테일 슬라이드가 닫힙니다. |
| 5 | Global Time | 최근 데이터를 모니터링합니다. Default 최근 10분 데이터를 보여줍니다. |
| 6 | Kill Session | 현재 실행중인 세션을 종료하는 기능입니다. |
3-4) Parameter Detail Slide (연계 화면)
Instance Detail Slide > Parameter 탭 > Parameter Name 클릭 시 나타나는 파라미터 상세 화면입니다.

| 순번 | 항목 | 내용 |
|---|---|---|
| 1 | Back | 클릭 시 디테일 슬라이드가 닫히고 이전 화면을 보여줍니다. |
| 2 | Title | Parameter List에서 클릭한 Parameter Name 이름을 보여줍니다. |
| 3 | Slide History | Detail Slide 이력 참고 |
| 4 | Close | 클릭 시 Detail Slide가 닫힙니다. |
| 5 | Time | Default 최근 10분 데이터를 보여줍니다. 클릭 시 기간을 변경할 수 있습니다. |
| 6 | Information | Parameter 정보를 보여줍니다. (Parameter Name, Description, Default, Restart) |
| 7 | Filter | 필터 조건에 따라 Parameter 목록을 보여줍니다. Or이나 And 조건으로 선택 가능합니다. |
| 8 | Parameter List | Parameter List를 Grid 형태로 보여줍니다. |
Parameter List Grid
| 순번 | 항목 | 내용 |
|---|---|---|
| 1 | Date | 날짜 |
| 2 | Current Value | 현재 값 |
| 3 | Prev Value | 이전 값 |
| 4 | Different | Base Date 대비 Compare Date의 값 차이 (False: 변동 없음, True: 변경 됨) |
참고 문서