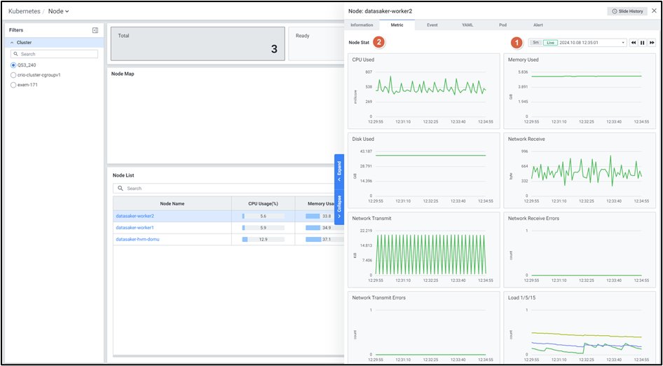
Metric
노드 디테일 슬라이드의 메트릭을 확인하는 화면입니다.

| 순번 | 항목 | 내용 |
|---|---|---|
| 1 | Global Time | 실시간을 포함한 최근 데이터를 모니터링합니다. Default 최근 5분 데이터를 보여줍니다. 13.4. Global Time 참고 |
| 2 | Node Stat | 노드 지표를 보여줍니다. CPU Used Memory Used Disk Used Network Receive Network Transmit Network Receive Errors Network Transmit Errors Load 1/5/15 |