Metric
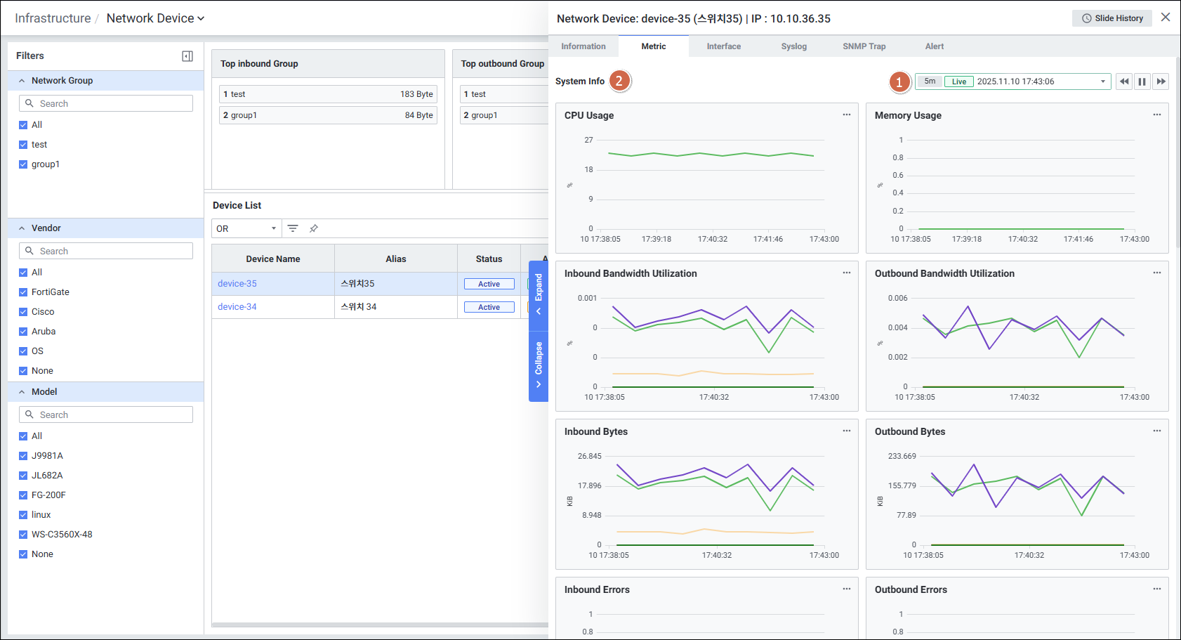
Network Device Detail Slide의 Metric정보를 확인하는 화면입니다.

| 순번 | 항목 | 내용 |
|---|---|---|
| 1 | Global Time | 실시간을 포함한 최근 데이터를 모니터링합니다. Default 최근 5분 데이터를 보여줍니다. 13.4. Global Time 참고 |
| 2 | System Info | System Info 지표를 보여줍니다. CPU Usage Memory Usage Inbound Bandwidth Utilization Outbound Bandwidth Utilization Inbound Bytes Outbound Bytes Inbound Errors Outbound Errors Inbound Discards Outbound Discards Inbound unknown packets Collisions CRC errors Device Latency SNMP Latency Inbound Error Rate Outbound Error Rate Inbound Discard Rate Outbound Discard Rate CRC Rate Collision Rate |