Metric
웹 애플리케이션의 항목 별 지표를 확인할 수 있습니다.

| 순번 | 항목 | 내용 |
|---|---|---|
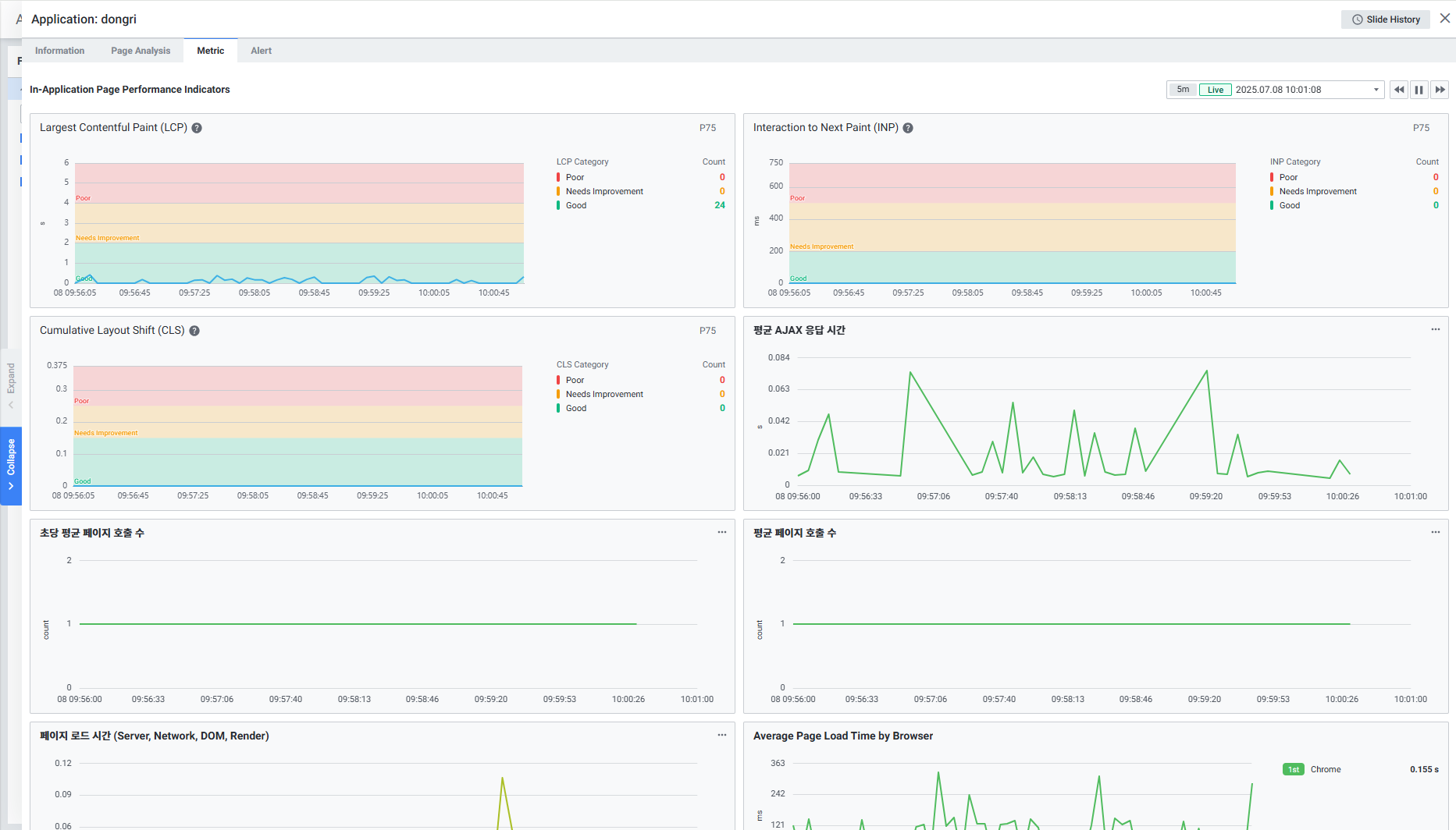
| 1 | Global Time | 실시간을 포함한 최근 데이터를 모니터링합니다. Default 최근 5분 데이터를 보여줍니다. Global Time 참고 |
| 2 | In-Application Page Performance Indicators | 컨테이너 지표를 보여줍니다. Largest Contentful Paint (LCP) Interaction to Next Paint (INP) Cumulative Layout Shift (CLS) Average AJAX Response Time Average Page Calls per Second Average Number of Page Calls Page Load Time (Server, Network, DOM, Render) Average Page Load Time by Browser Average Resource Download Time by Host Average Page Response Time Distribution |