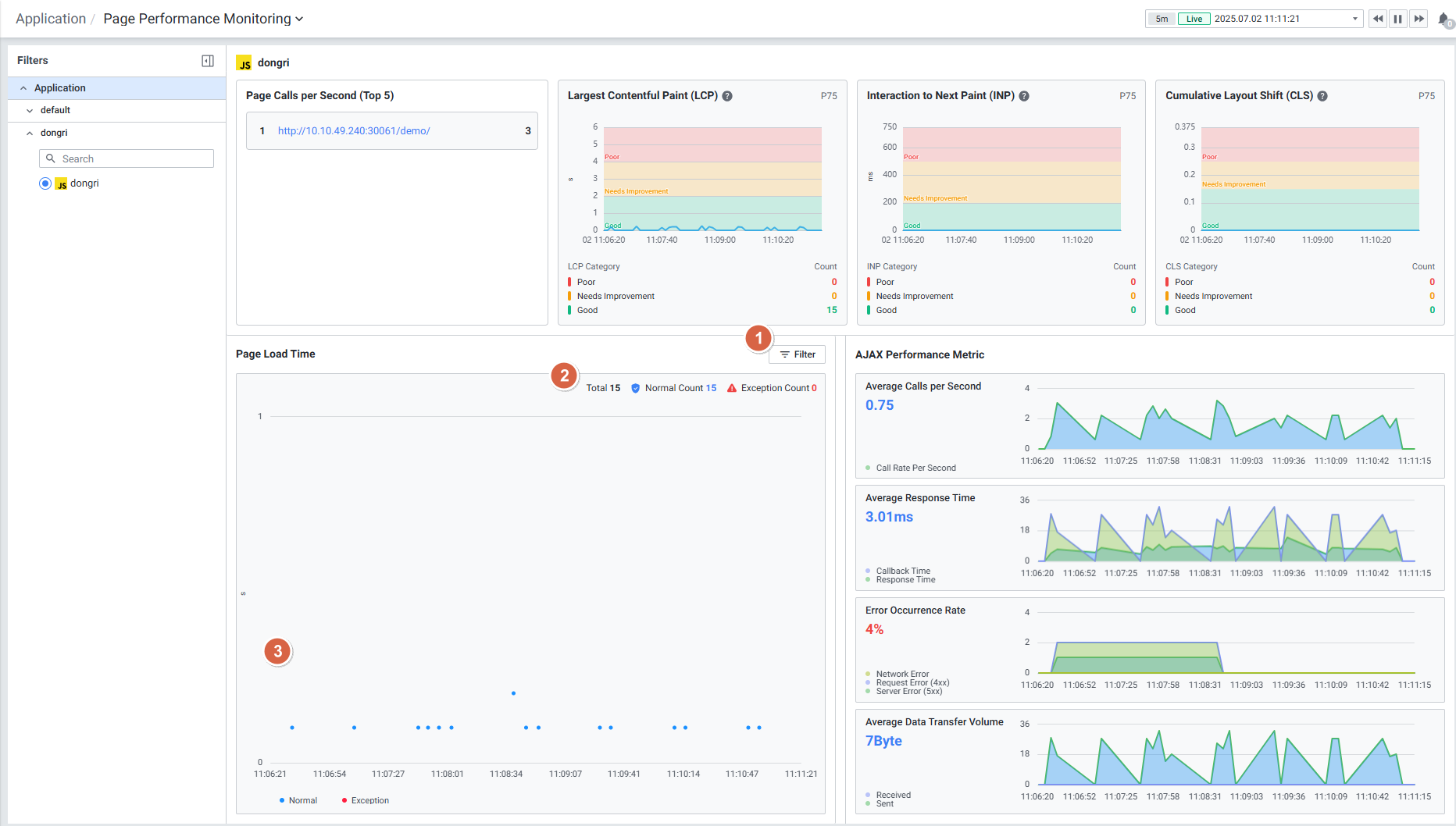
Page Load Time
페이지 로드 시간을 스캐터 형식으로 보여줍니다.

| 순번 | 항목 | 내용 |
|---|---|---|
| 1 | Filter | ![]() |
| 2 | Status Count | 페이지 로드 결과에 대한 상태(합계, 정상, 예외) 별 집계 건 수를 보여줍니다. |
| 3 | Scatter | 페이지 로드 웹 트랜잭션 데이터를 스캐터 차트 형식으로 보여줍니다. 차트 드래그 시, page performance monitoring detail slide가 출력됩니다. |
페이지 로드 시간을 스캐터 형식으로 보여줍니다.

| 순번 | 항목 | 내용 |
|---|---|---|
| 1 | Filter | ![]() |
| 2 | Status Count | 페이지 로드 결과에 대한 상태(합계, 정상, 예외) 별 집계 건 수를 보여줍니다. |
| 3 | Scatter | 페이지 로드 웹 트랜잭션 데이터를 스캐터 차트 형식으로 보여줍니다. 차트 드래그 시, page performance monitoring detail slide가 출력됩니다. |